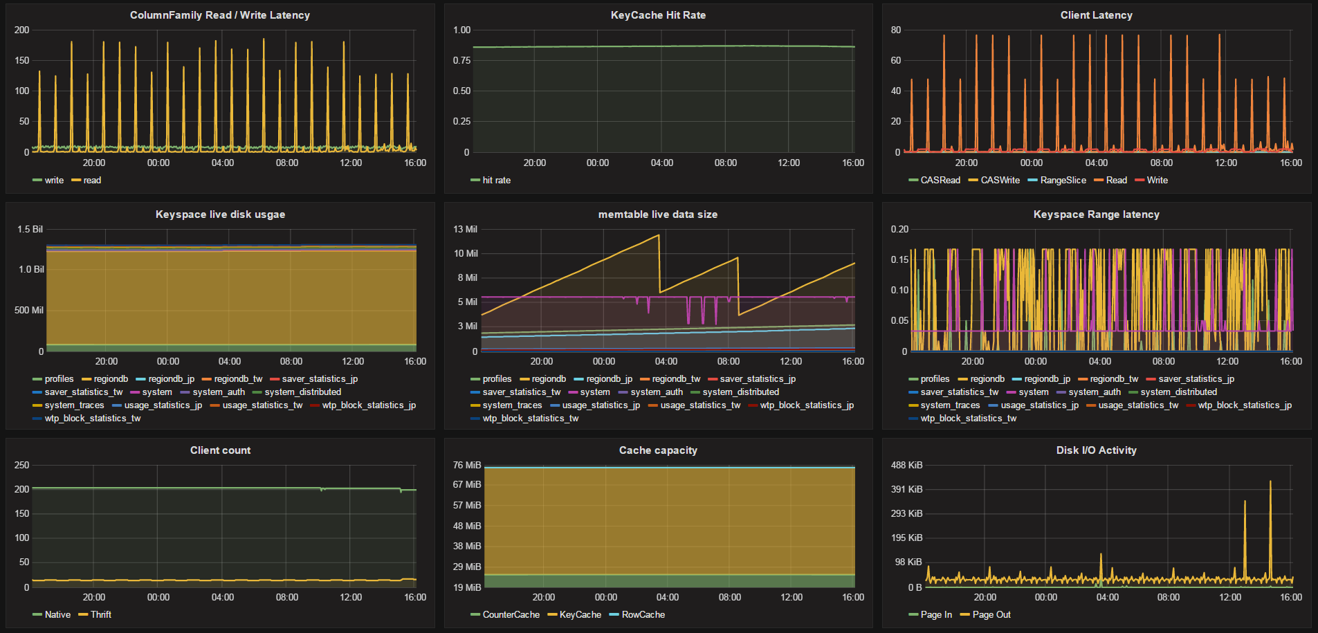
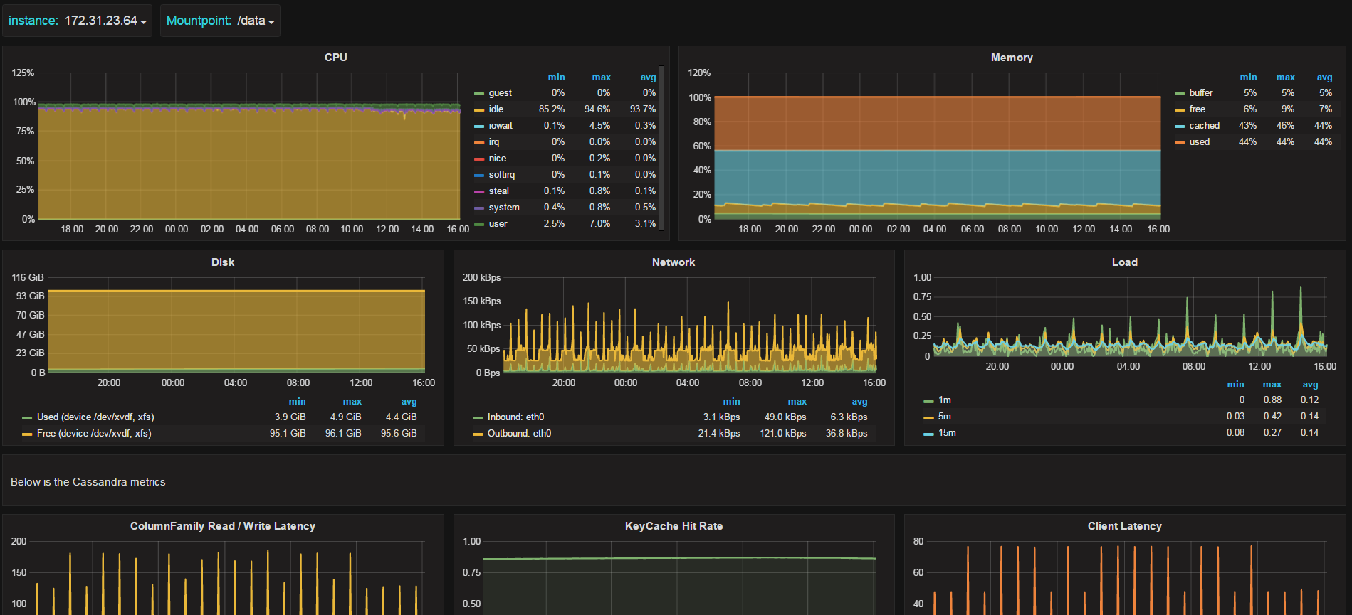
Cassandra detail
Display cassandra node detail in OS, Cassandra and JVM blocks
Display detail information about cassandra node with OS metrics (cpu / memory / disk / network) Cassandra metrics JVM metrics
Data source config
Collector config:
Upload an updated version of an exported dashboard.json file from Grafana
| Revision | Description | Created | |
|---|---|---|---|
| Download |
Apache Cassandra
Easily monitor Apache Cassandra, the popular open source NoSQL distributed database, with Grafana Cloud's out-of-the-box monitoring solution.
Learn more