HAproxy Frontend | HAproxy
HAproxy Frontends
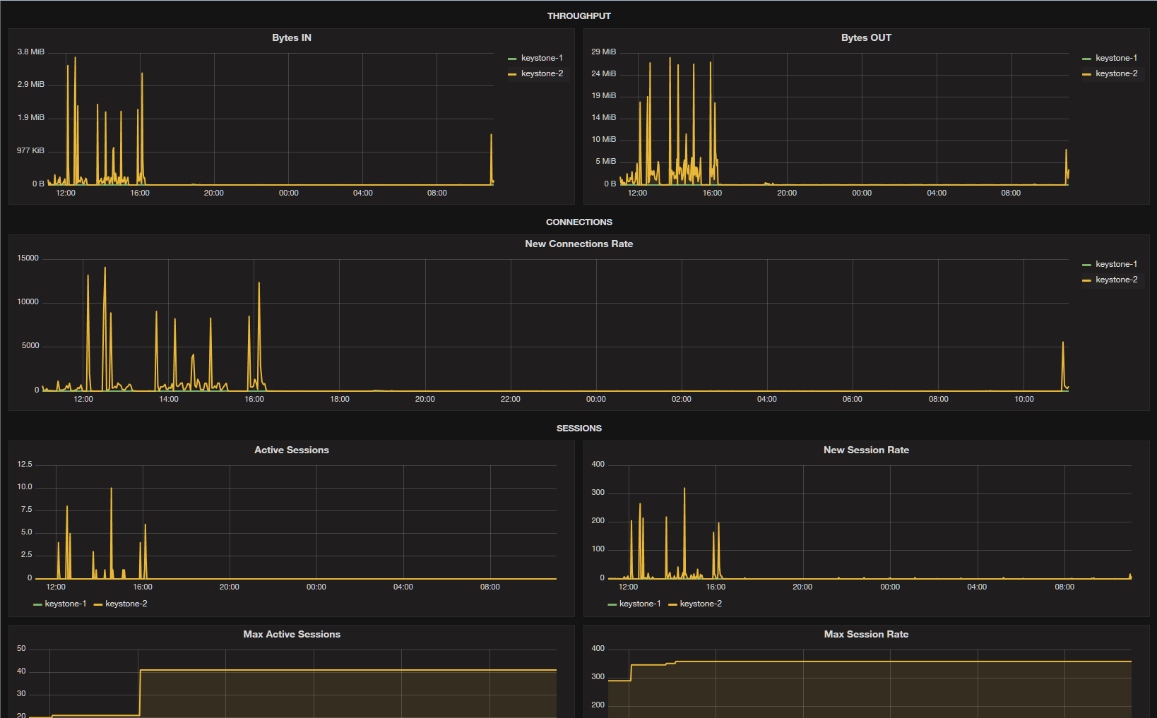
This dashboard displays the detailed number of requests and their split by HTTP codes along aggregated throughput for the haproxy frontends.
It requires that you gather haproxy metrics using the haproxy_exporter from prometheus link
Example prometheus configuration:
- job_name: 'loadbalancer1'
static_configs:
- targets: ['172.18.0.108:9101']
labels:
alias: loadbalancer1You need to have the stats option configured in your global section of haproxy.cfg, example:
global
log /dev/log local0
log /dev/log local1 notice
user haproxy
group haproxy
maxconn 16000
stats socket /var/lib/haproxy/stats level admin
tune.bufsize 32768
tune.maxrewrite 1024
tune.ssl.default-dh-param 2048
daemonYou can start the exporter to listen on the unix socket:
haproxy_exporter -haproxy.scrape-uri unix:/var/lib/haproxy/statsData source config
Collector config:
Upload an updated version of an exported dashboard.json file from Grafana
| Revision | Description | Created | |
|---|---|---|---|
| Download |
HAProxy
Easily monitor HAProxy, a free, fast, and reliable reverse-proxy, with Grafana Cloud's out-of-the-box monitoring solution.
Learn more