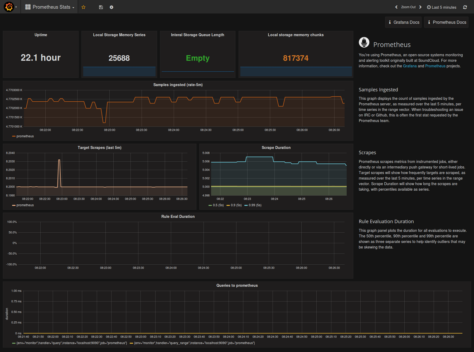
Prometheus Stats
The official, pre-built Prometheus Stats Dashboard, extended a bit by lubovarganike.
Dashboard is extended copy of official one. Dashboard does now currently handle multiple monitored prometheuses.
Data source config
Collector config:
Upload an updated version of an exported dashboard.json file from Grafana
| Revision | Description | Created | |
|---|---|---|---|
| Download |
Metrics Endpoint (Prometheus)
Easily monitor any Prometheus-compatible and publicly accessible metrics URL with Grafana Cloud's out-of-the-box monitoring solution.
Learn more