Windows Host Overview

Windows host dashboard for telegraf metrics pumped into Prometheus

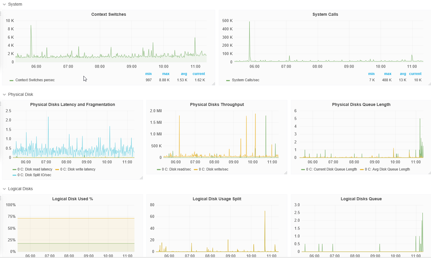
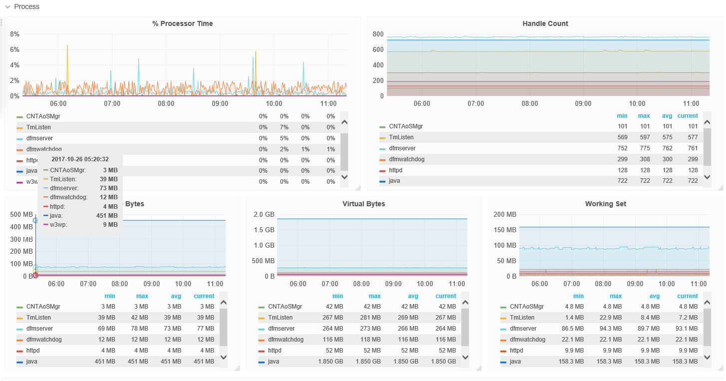
Windows Host Overview screenshot 1
Windows Host Overview screenshot 2
Windows Host Overview screenshot 3
Windows Host Overview screenshot 4
The Windows Host Overview dashboard uses the prometheus data source to create a Grafana dashboard with the graph and singlestat panels.
Revisions
RevisionDescriptionCreated
Windows

Windows

by Grafana Labs
Grafana Labs solution

Easily monitor your deployment of the Windows operating system with Grafana Cloud's out-of-the-box monitoring solution.

Learn more

Get this dashboard

Import the dashboard template

or

Download JSON

Datasource
Dependencies