Postgres Overview
Performance metrics for Postgres
The dashboard provides the following;
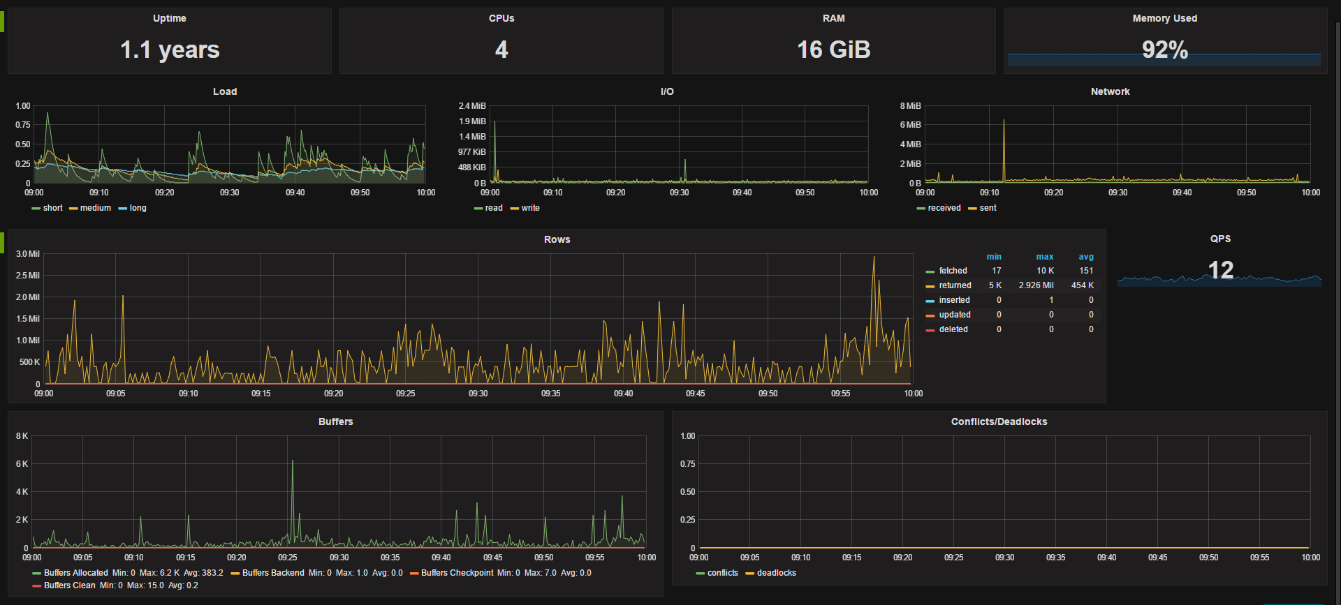
System stats for uptime, cpu count, RAM, free memory %, and panels load, I/O and network.
Postgres metrics include: Rows returned, single stat for queries per second (QPS), buffers, and conflicts and deadlocks.
Metrics come from the Telegraf daemon on the host and require the Postgres plugin for Telegraf to be enabled.
The dashboard utilizes templating to dynamically choose the datasource and host In our usecase we have a different datasource for each of our environments (dev, qa, staging and prod) so being able to easily switch between them is very useful, you could easily remove this option if you have a single data source. The available hosts gets updated when you change data srouces.
Data source config
Collector config:
Upload an updated version of an exported dashboard.json file from Grafana
| Revision | Description | Created | |
|---|---|---|---|
| Download |
PostgreSQL
Easily monitor your deployment of PostgreSQL, the open source relational database, with Grafana Cloud's out-of-the-box monitoring solution.
Learn more