Varnish Overview
Performance Metrics for Varnish Cache
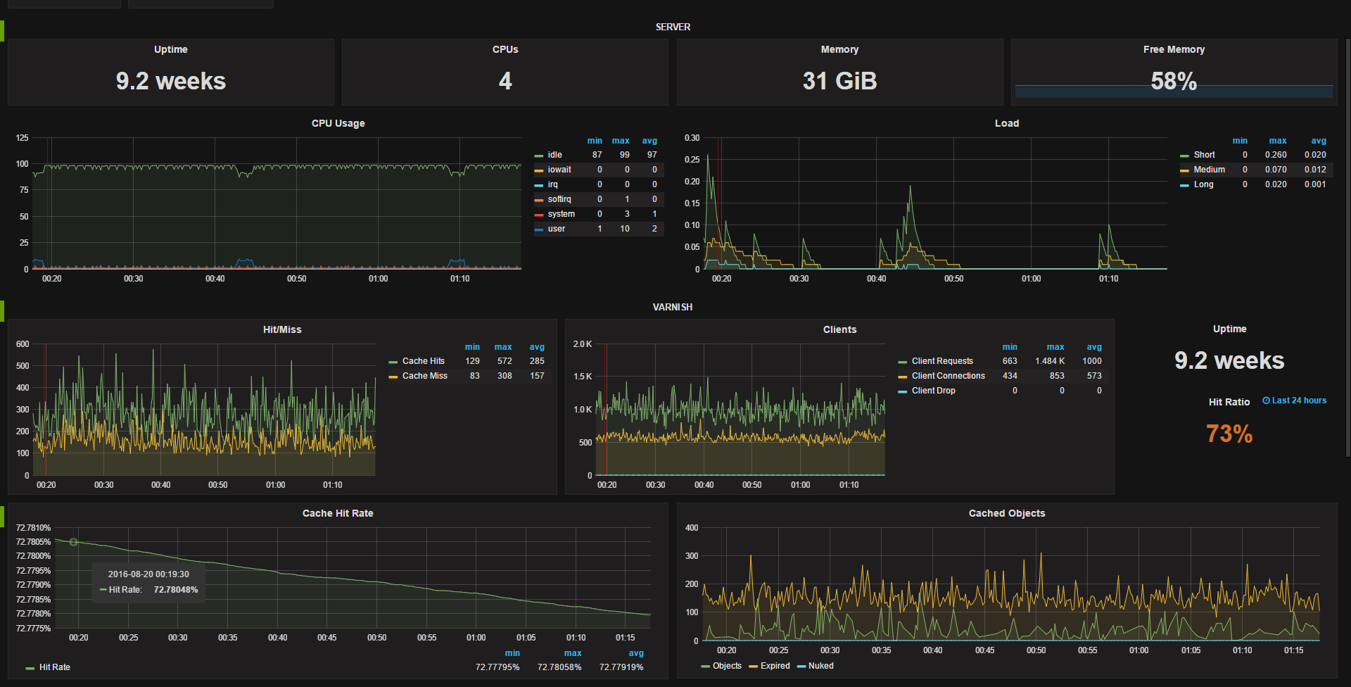
The dashboard provides the following;
System stats for uptime, cpu count, RAM, free memory %, and panels for CPU Usage and Load.
Varnish metrics include: Cache Hit/Miss, client status, uptime, hit rate (24 hours) single stat, hit rate, cached objects, threads, backend status.
Metrics come from the Telegraf daemon on the host and require the Varnish plugin for Telegraf to be enabled.
The dashboard utilizes templating to dynamically choose the datasource and host In our usecase we have a different datasource for each of our environments (dev, qa, staging and prod) so being able to easily switch between them is very useful, you could easily remove this option if you have a single data source. The available hosts gets updated when you change data srouces.
Data source config
Collector config:
Upload an updated version of an exported dashboard.json file from Grafana
| Revision | Description | Created | |
|---|---|---|---|
| Download |
Varnish Cache
Easily monitor Varnish Cache, an open source web application accelerator, with Grafana Cloud's out-of-the-box monitoring solution.
Learn more