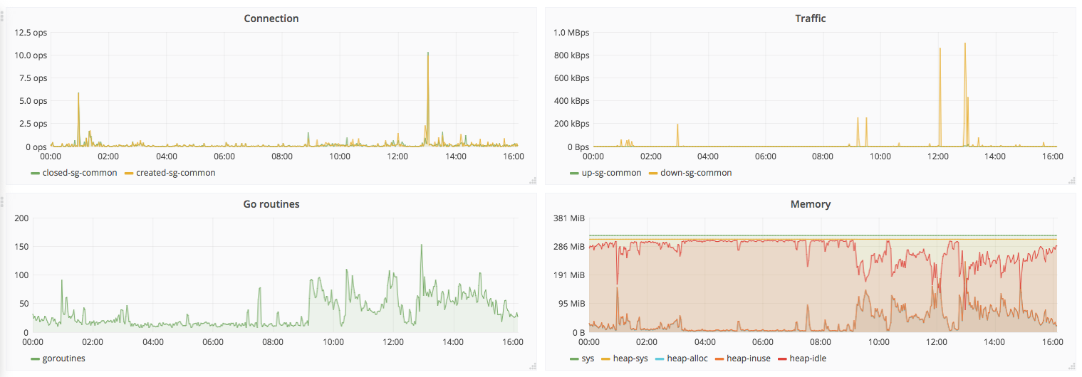
ss-account
dashboard for https://github.com/ibigbug/ss-account
Visit https://github.com/ibigbug/ss-account for more details.
Data source config
Collector config:
Upload an updated version of an exported dashboard.json file from Grafana
| Revision | Description | Created | |
|---|---|---|---|
| Download |
