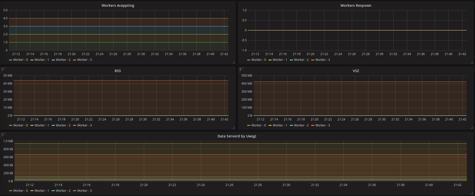
uWsgi
Simple Dashboard for Uwsgi Metrics
The metrics are collected by uwsgi-exporter https://github.com/AndreaGreco/prometeus_uwsgi_exporter
Data source config
Collector config:
Upload an updated version of an exported dashboard.json file from Grafana
| Revision | Description | Created | |
|---|---|---|---|
| Download |
