Carbon-relay-ng
A fast carbon relay+aggregator
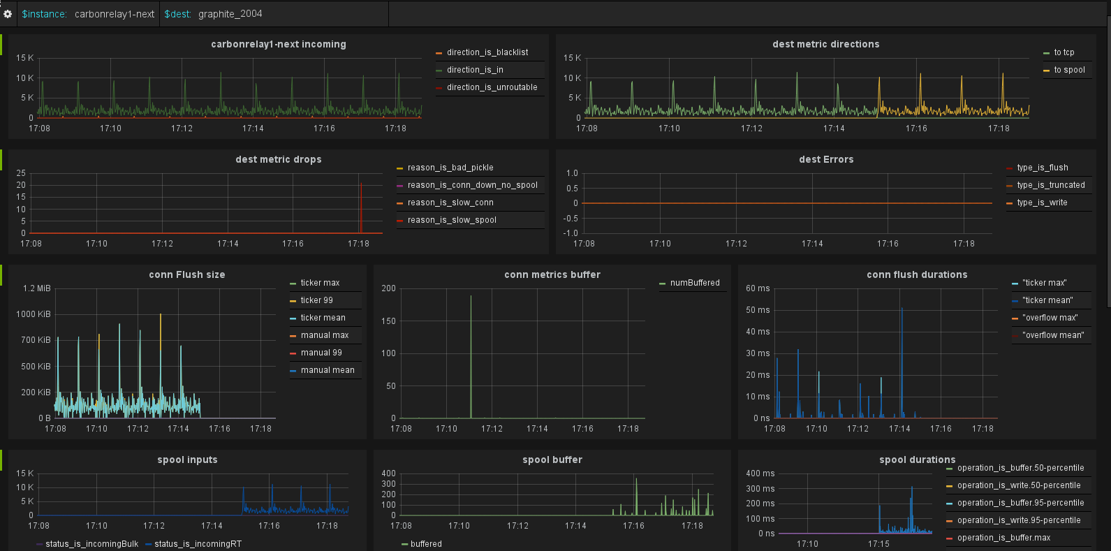
Carbon-relay-ng is a fast carbon relay+aggregator with admin interfaces for making changes online. It can send metrics to other graphite, carbon or Grafana Cloud. It sends metrics into a Graphite server, which this dashboard can visualize
Data source config
Collector config:
Upload an updated version of an exported dashboard.json file from Grafana
| Revision | Description | Created | |
|---|---|---|---|
| Download |
