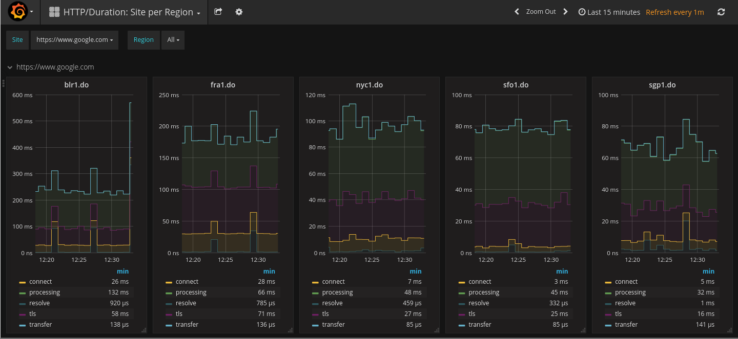
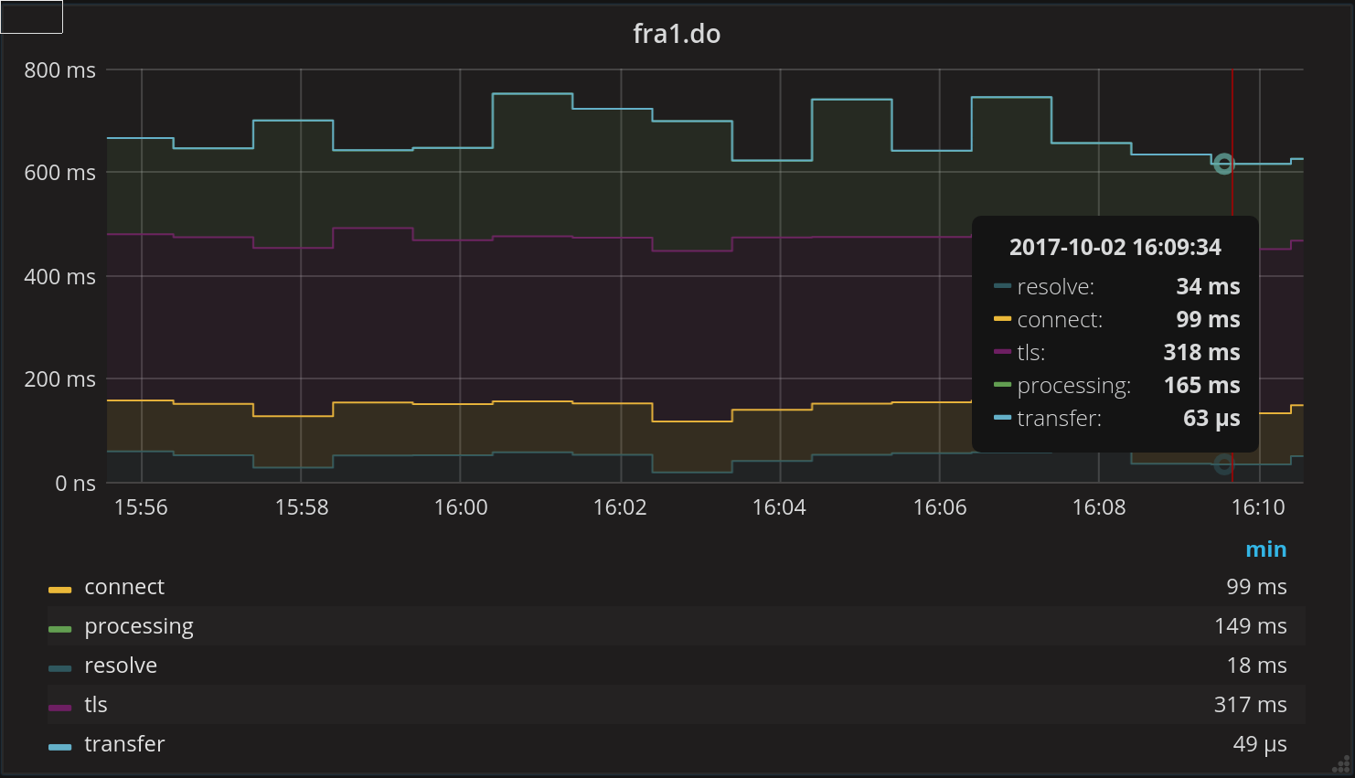
HTTP/Duration: Site per Region
HTTPTrace based Blackbox Exporter Metric Dashboard.
This Dashboard is built for Latency.at. It can be used without but it expects a 'region' label that needs to be added via relabling.
Data source config
Collector config:
Upload an updated version of an exported dashboard.json file from Grafana
| Revision | Description | Created | |
|---|---|---|---|
| Download |
