ZFS
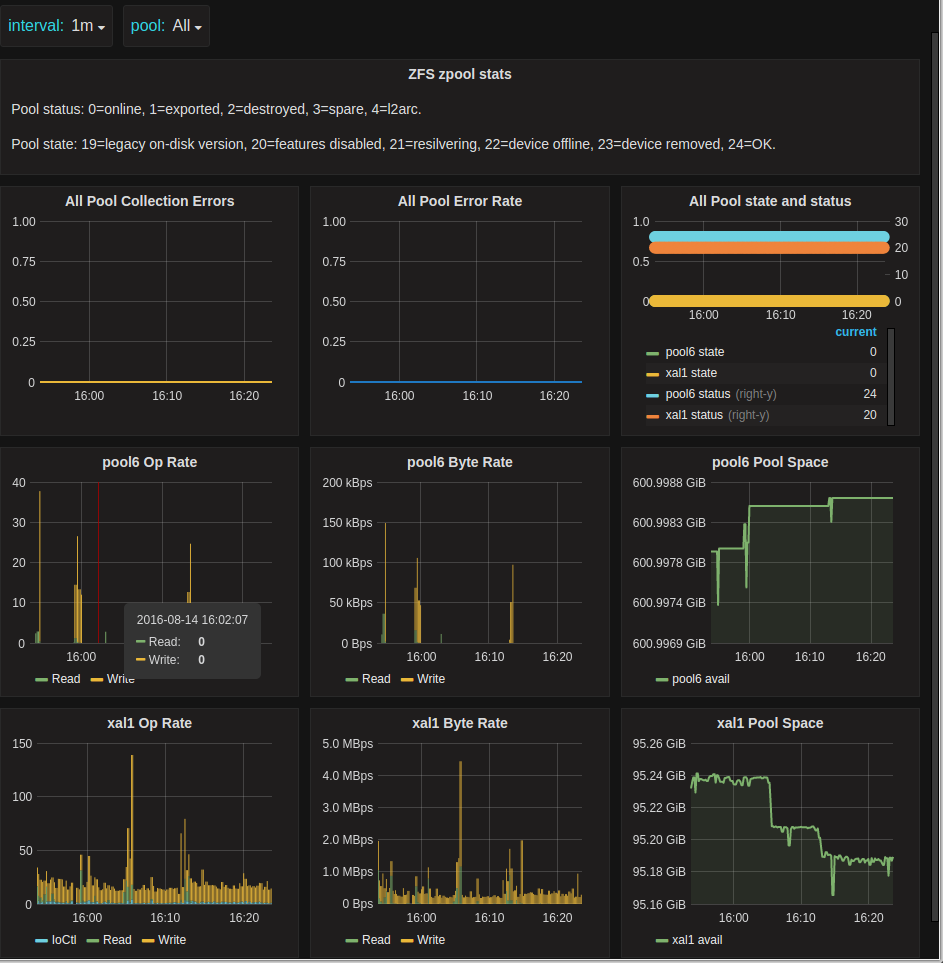
ZFS Zpool metrics as produced by https://github.com/ncabatoff/zfs-exporter
Metrics displayed include zpool status and state, errors, op/byte rate, and space available.
Data source config
Collector config:
Upload an updated version of an exported dashboard.json file from Grafana
| Revision | Description | Created | |
|---|---|---|---|
| Download |
