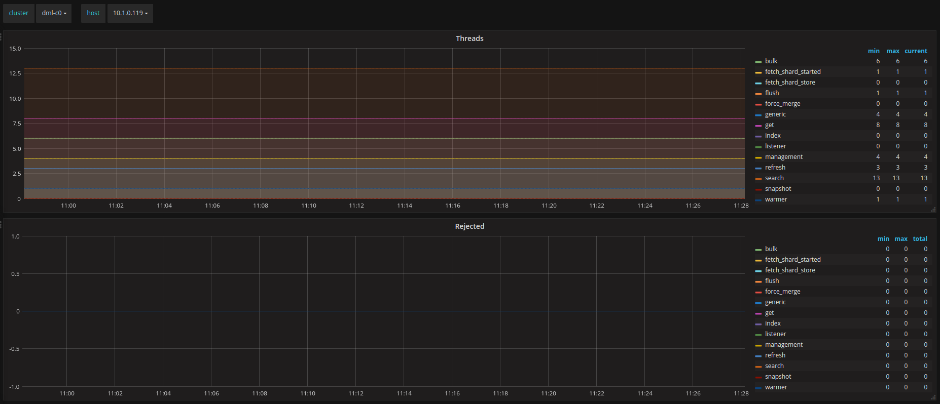
Elasticsearch - ThreadPool
Graphs for elasticsearch thread pool metrics
Queries assume prometheus.yml: - job_name: 'elasticsearch'
Data source config
Collector config:
Upload an updated version of an exported dashboard.json file from Grafana
| Revision | Description | Created | |
|---|---|---|---|
| Download |
Elasticsearch
Easily monitor Elasticsearch, a distributed, multitenant full-text search engine, with Grafana Cloud's out-of-the-box monitoring solution.
Learn more