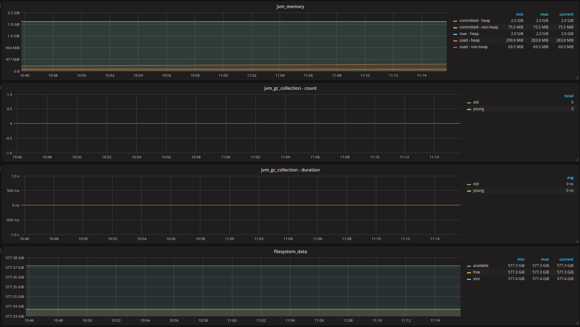
Elasticsearch - Process

Graphs for elasticsearch process metrics

Elasticsearch - Process screenshot 1
Elasticsearch - Process screenshot 2
Elasticsearch - Process screenshot 3

Queries assume prometheus.yml: - job_name: 'elasticsearch'

Revisions
RevisionDescriptionCreated
Elasticsearch

Elasticsearch

by Grafana Labs
Grafana Labs solution

Easily monitor Elasticsearch, a distributed, multitenant full-text search engine, with Grafana Cloud's out-of-the-box monitoring solution.

Learn more

Get this dashboard

Import the dashboard template

or

Download JSON

Datasource
Dependencies