MemcacheD Overview
Performance metrics for MemcacheD
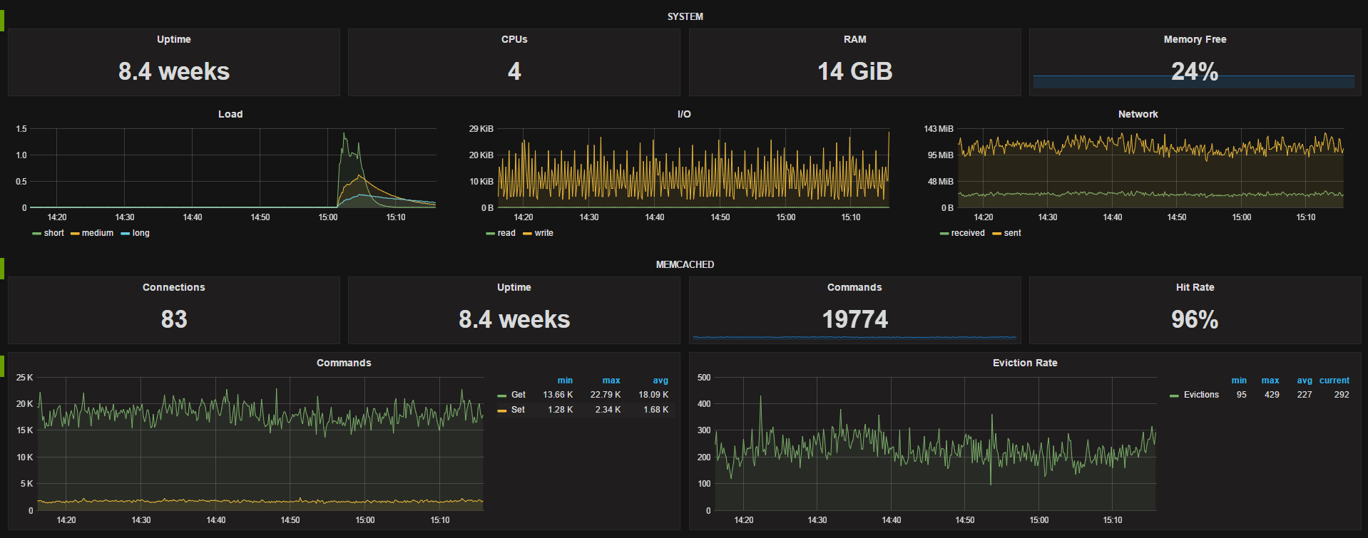
The dashboard provides the following;
System stats for uptime, cpu count, RAM, free memory %, and panels for load, I/O and network traffic. MemcacheD single stats for connections, uptime, commands and hit rate, along with panels for commands and eviction rate.
Metrics come from the Telegraf using the memcached plugin.
The dashboard utilizes templating to dynamically choose the datasource and host In our usecase we have a different datasource for each of our environments (dev, qa, staging and prod) so being able to easily switch between them is very useful, you could easily remove this option if you have a single data source. The available hosts gets updated when you change data srouces.
Data source config
Collector config:
Upload an updated version of an exported dashboard.json file from Grafana
| Revision | Description | Created | |
|---|---|---|---|
| Download |
Memcached
Easily monitor Memcached, the distributed, in-memory key-value store, with Grafana Cloud's out-of-the-box monitoring solution.
Learn more