SQUID Overview
Performance Metrics for Squid Cache
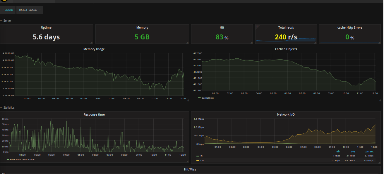
dashboards use prometheus datasource: Req/s, Hit/s, Memory, hit error...
Data source config
Collector type:
Collector plugins:
Collector config:
Revisions
Upload an updated version of an exported dashboard.json file from Grafana
| Revision | Description | Created | |
|---|---|---|---|
| Download |
Squid
Easily monitor Squid, an open source proxy server, with Grafana Cloud's out-of-the-box monitoring solution.
Learn more