Graphite Carbon Metrics (obfuscurity)
Obfuscurity's "extended remix" of the Graphite Carbon Metrics dashboard
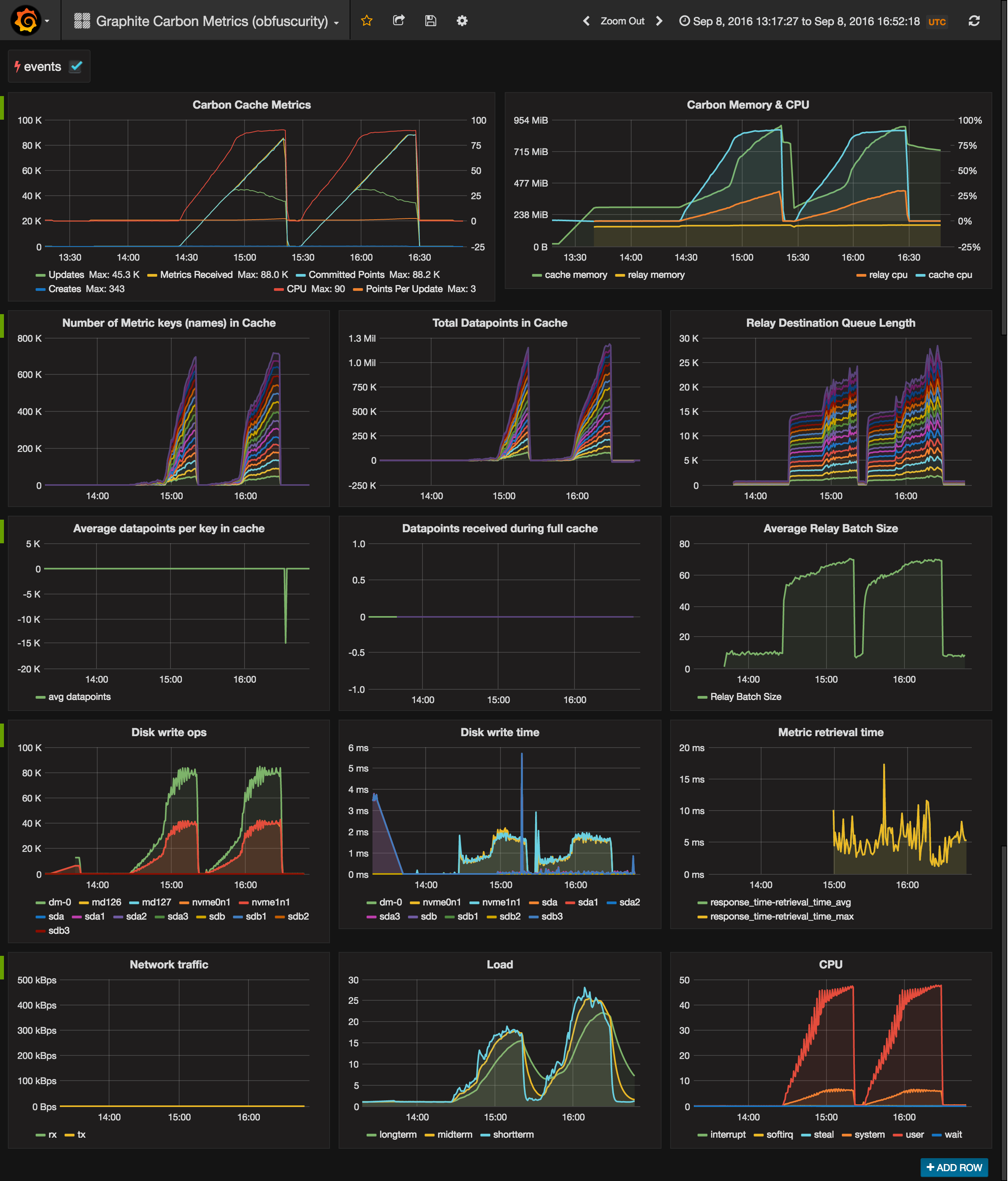
This is a more exhaustive take on the original Graphite Carbon Metrics dashboard. Aside from some minor metric fixes, it adds new panels for memory footprint and cache details (keys & datapoints in cache, avg number of datapoints per key, etc).
Note that while the first half of the dashboard relies on Carbon's predictable naming format (carbon.agents.*), the latter half uses collectd metrics that vary according to the Graphite server's hostname. The dashboard is currently opinionated to assume a hostname of "graphite" (i.e. collectd.graphite.*) although I'm hoping to find time to leverage Grafana's new templating support to make this more dynamic. If your naming schema doesn't match mine, you'll need to update the affected panels' query definitions.
- Carbon Metrics
- Updates/sec (write ops)
- Metrics received/sec (ingress)
- Committed points/sec (datapoints written to disk)
- Creates/sec (new Whisper files)
- CPU (avg across Cache instances)
- Points per Update (avg across Cache instances)
- Carbon Memory & CPU
- Metric keys in Cache (unique metric names)
- Datapoints in Cache
- Relay Destination Queue Length (datapoints queued per destination)
- Average datapoints per key in Cache
- Datapoints received during full cache
- Average Relay Batch Size (average number of datapoints per relay transmission)
- Disk write ops and write time (requires collectd disk plugin)
- Metric retrieval time (requires collectd tail plugin and this configuration)
- Network traffic (requires collectd interface plugin)
- Load (requires collectd load plugin)
- CPU (by state, requires collectd cpu plugin)
Data source config
Collector config:
Upload an updated version of an exported dashboard.json file from Grafana
| Revision | Description | Created | |
|---|---|---|---|
| Download |
