factorio
See what's happening in your Factorio game. Learn to use Prometheus and Grafana in the process.
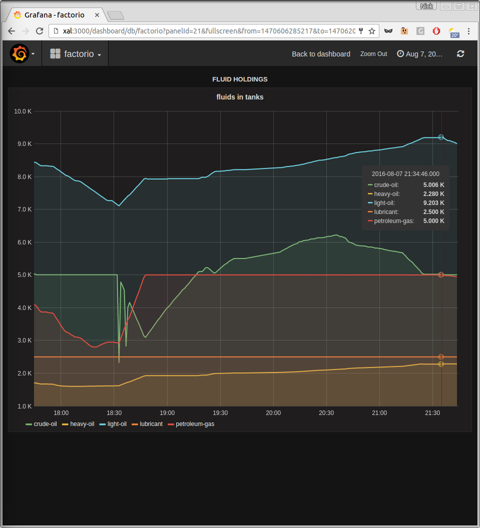
Details of dashboard contents at https://github.com/ncabatoff/promfacto
Data source config
Collector type:
Collector plugins:
Collector config:
Revisions
Upload an updated version of an exported dashboard.json file from Grafana
| Revision | Description | Created | |
|---|---|---|---|
| Download |