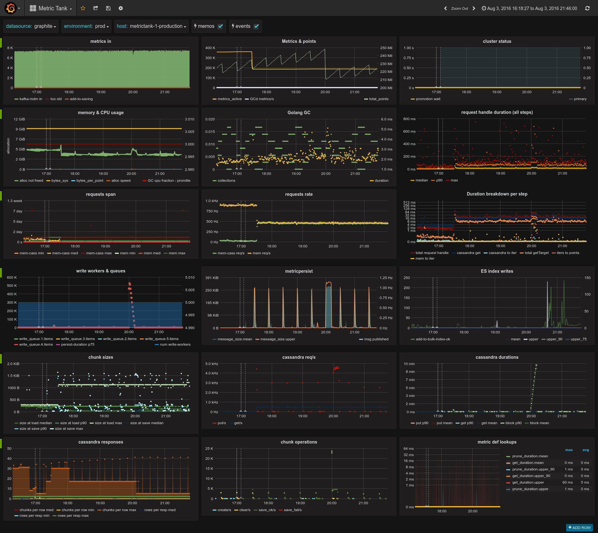
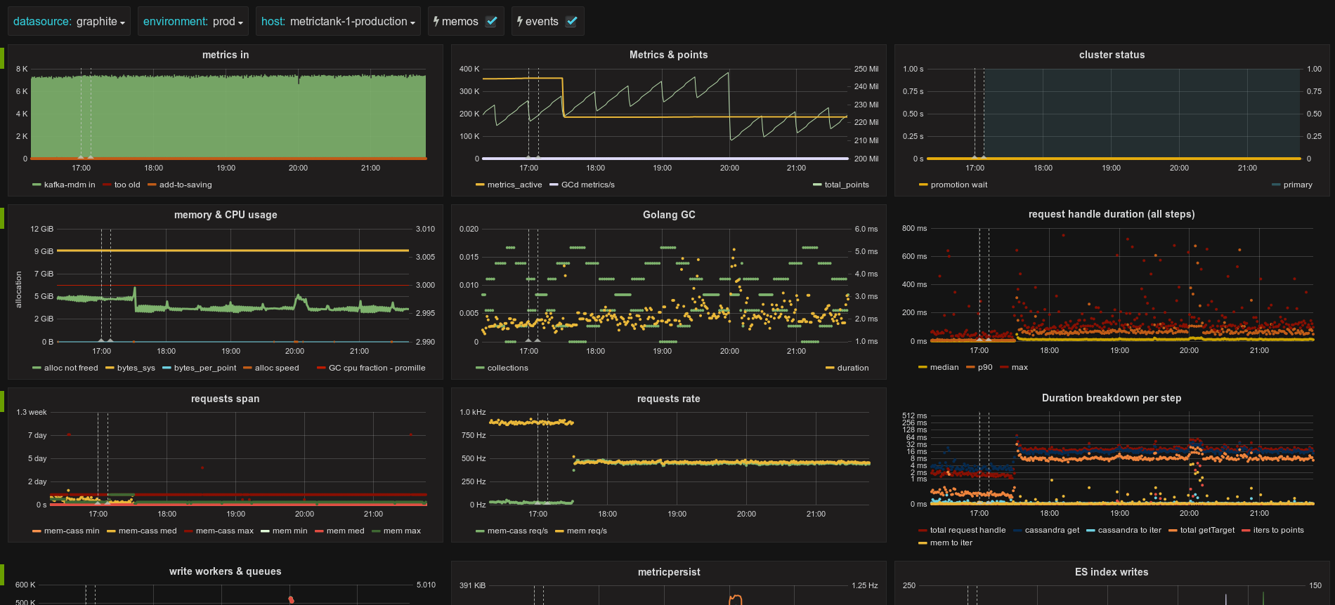
Metrictank
Metrictank publishes its own internal stats to a graphite-compatible datastore (such as graphite/carbon or metrictank itself). This dashboard queries that databasource.
Data source config
Collector config:
Upload an updated version of an exported dashboard.json file from Grafana
| Revision | Description | Created | |
|---|---|---|---|
| Download |
