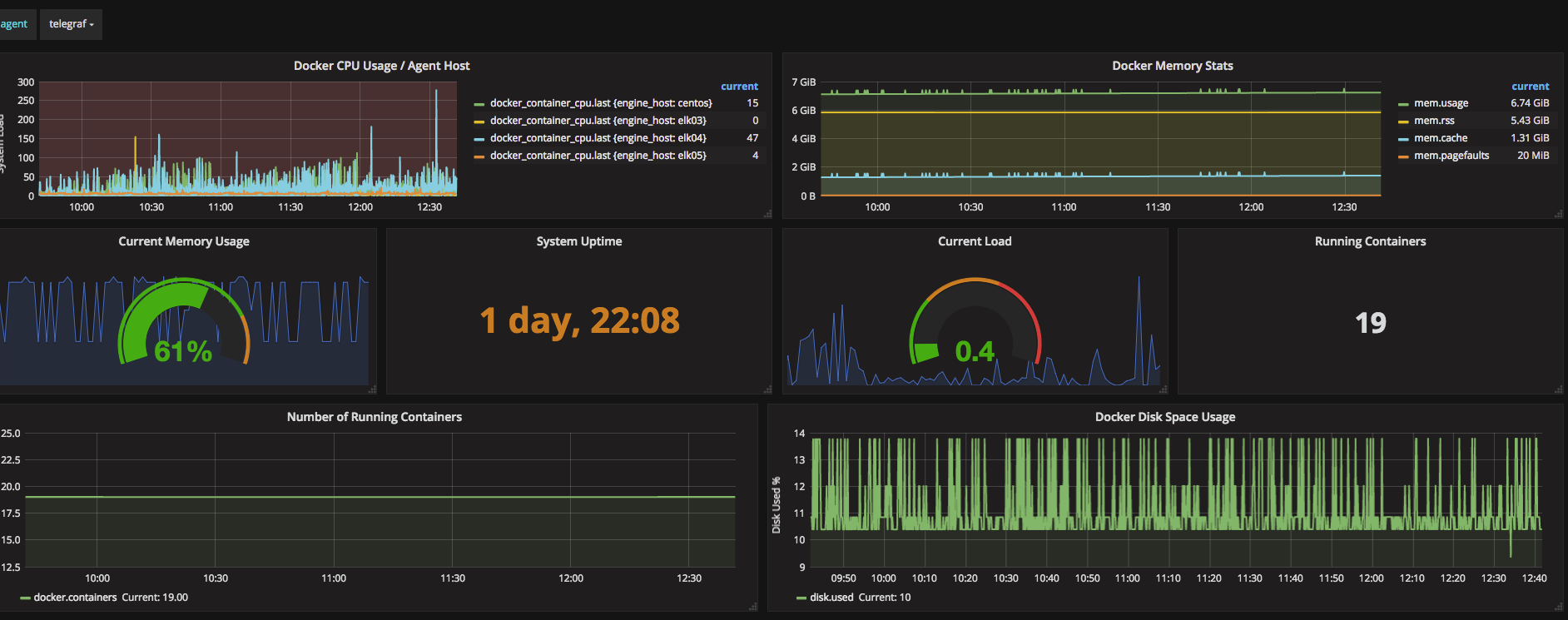
Docker Rancher Monitoring
Little Dashboard for TIG Stack for Monitoring Docker Containers on Rancher
Data source config
Collector config:
Upload an updated version of an exported dashboard.json file from Grafana
| Revision | Description | Created | |
|---|---|---|---|
| Download |
Docker
Easily monitor Docker with Grafana Cloud's out-of-the-box monitoring solution.
Learn more