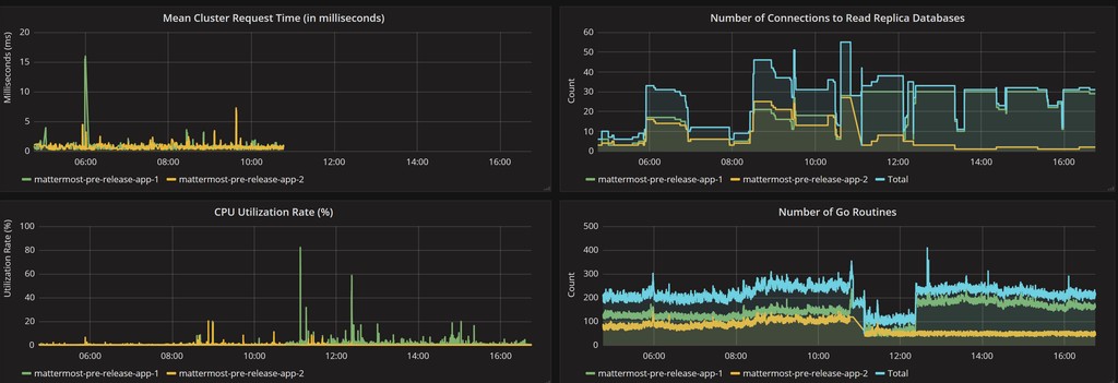
Mattermost Performance KPI Metrics
Mattermost dashboard to monitor KPI metrics
Mattermost Performance KPI Metrics
Performance monitoring support enables a Mattermost server to track system health for large Enterprise deployments through integrations with Prometheus and Grafana.
The integration supports data collection from several Mattermost servers, particularly useful if you’re running Mattermost in high availability mode.
For more information on configuration and metrics collections, visit the Mattermost documentation.
Report issues or feedback in the Mattermost forums or join the discussion in the public Developers Performance channel.
Data source config
Collector config:
Upload an updated version of an exported dashboard.json file from Grafana
| Revision | Description | Created | |
|---|---|---|---|
| Download |
