GO1C / Кластер 1С

Дашборд для кластеров Готового Облака 1С: мониторинг состояния, ресурсов, сессий, процессов, сети, диска и Apache, а также лицензий и событий обслуживания.

GO1C / Кластер 1С screenshot 1
GO1C / Кластер 1С screenshot 2
GO1C / Кластер 1С screenshot 3

Готовое Облако 1С. Кластер 1С

Дашборд предназначен для мониторинга кластеров 1С, развернутых в Готовом Облаке 1С Selectel. Объединяет метрики уровня кластера, процессов и инфраструктуры в едином интерфейсе.

Возможности

Общая информация о кластере

  • Имя кластера и версия платформы
  • Текущий статус кластера и сервера лицензий
  • События обслуживания (maintenance)
  • Тип доступа (public/private)

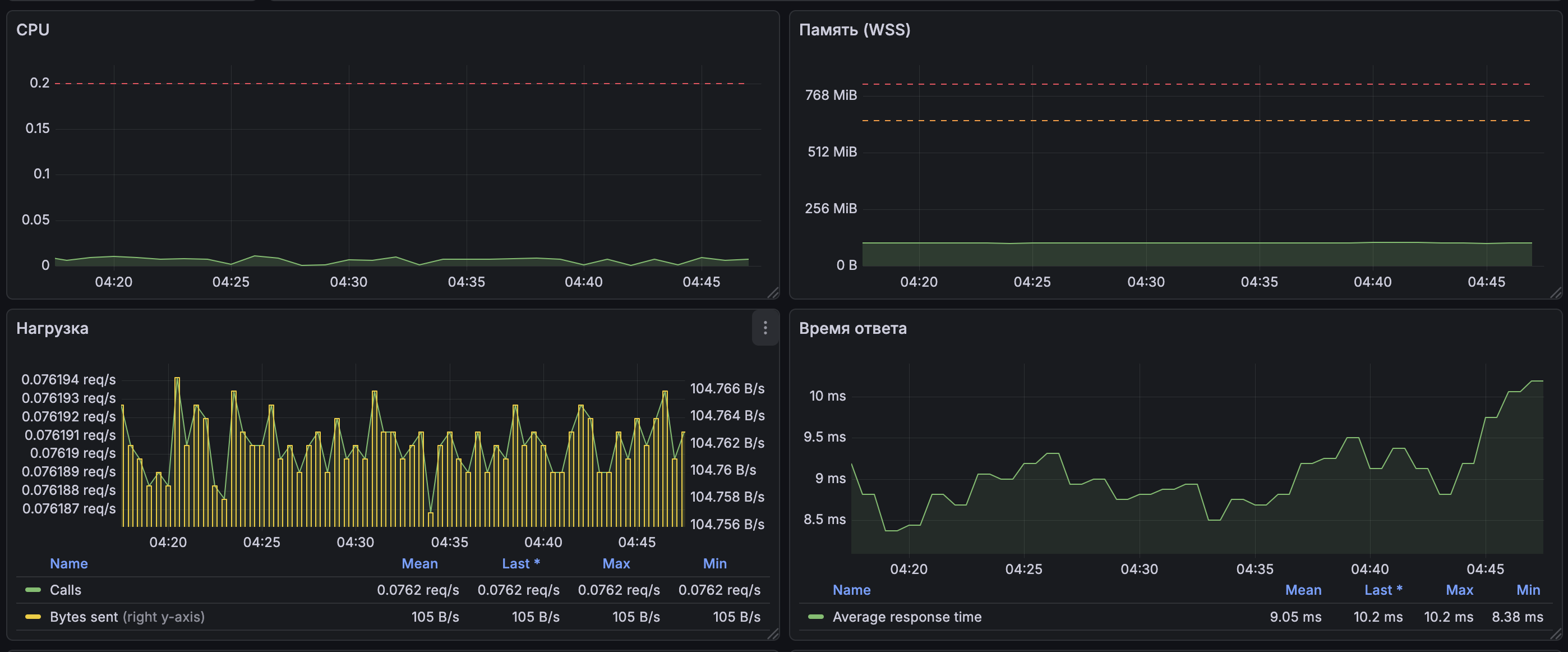
Использование ресурсов

  • Загрузка CPU, использование памяти и диска
  • Выделенные ресурсы (vCPU, RAM, диск)
  • Тип виртуальной машины

Лицензии

  • Количество серверных лицензий
  • Количество клиентских лицензий
  • Общее число доступных мест (seats)

Сессии и активность

  • Сессии по типам клиентских приложений
  • Сессии по видам активности
  • Текущие активные сессии

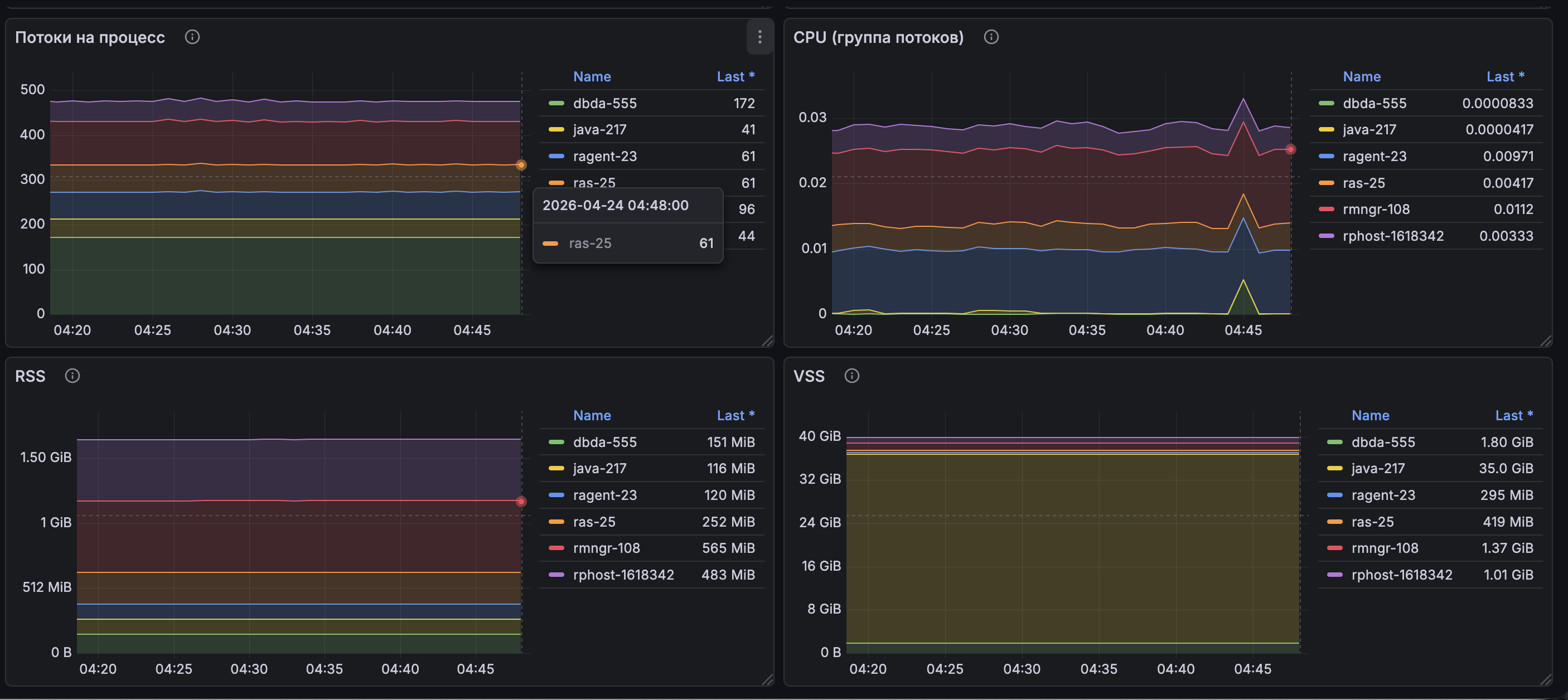
Мониторинг процессов

  • Использование CPU
  • Память
  • Количество потоков
  • Файловые дескрипторы

Внутренние процессы 1С

  • Метрики rphost (нагрузка, подключения, состояние)
  • Использование rnmgr
  • Контроль превышения лимитов памяти

Сеть

  • Входящий и исходящий трафик
  • Скорость обработки пакетов
  • Потери пакетов

Диск

  • IOPS
  • Пропускная способность

Apache

  • RPS (запросы в секунду)
  • Время ответа
  • Состояние воркеров и scoreboard
  • Использование CPU и памяти

Состояние системы

  • Общий статус кластера
  • Таймлайны состояний

Требования

  • Grafana
  • Источник данных: Prometheus

Установка

  • Импортируйте JSON дашборда в Grafana
  • Настройте источник данных
  • Сопоставьте переменные (cluster, project_id и т.д.)

Переменные

  • cluster_id. идентификатор кластера 1С
  • project_id идентификатор проекта в облаке 1С
Revisions
RevisionDescriptionCreated

Get this dashboard

Import the dashboard template

or

Download JSON

Datasource
Dependencies