GO1C / База Данных

Мониторинг Баз Данных для кластеров 1С в Готовом Облаке Selectel: CPU RAM Disk Network

GO1C / База Данных screenshot 1
GO1C / База Данных screenshot 2
GO1C / База Данных screenshot 3

Готовое Облако 1С. Резервное копирование

Дашборд предназначен для мониторинга Баз Данных в кластерах 1С, развернутых в Готовом Облаке 1С Selectel. Обеспечивает Возможность отслеживать основные показатели производительности БД.

Возможности

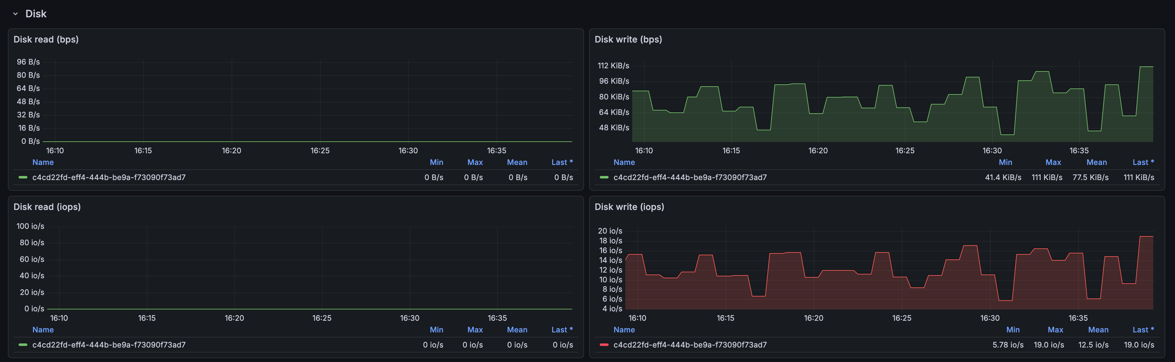
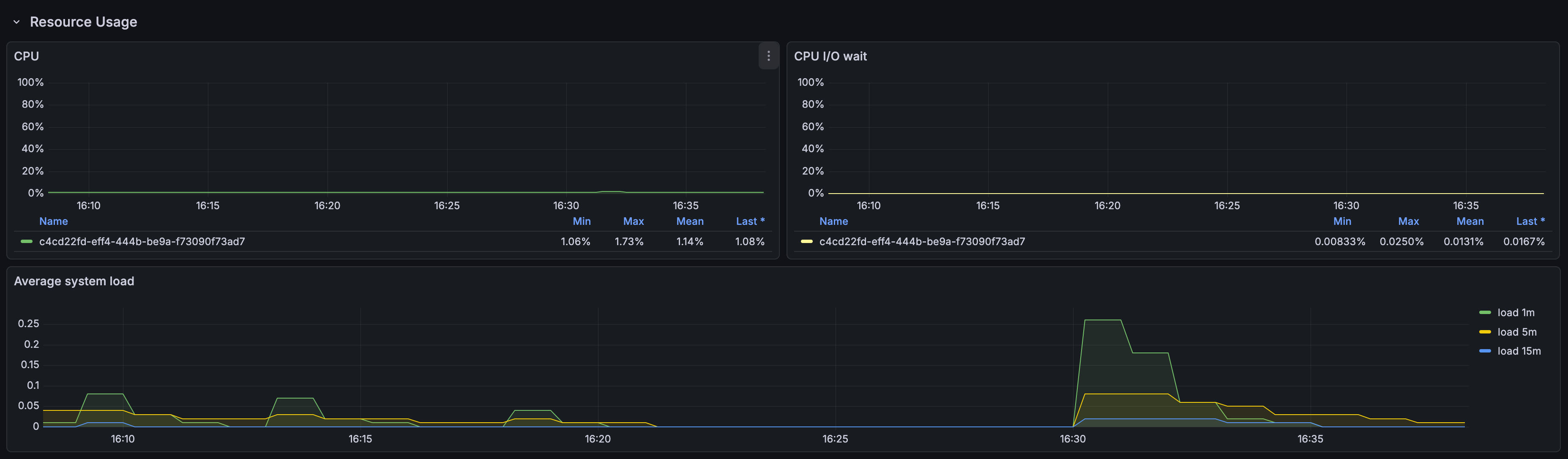
Отображаемые метрики

  • Средняя Загрузка БД (Load Average)
  • RAM
  • CPU
  • Network
  • Disk Storage

Требования

  • Grafana
  • Источник данных: Prometheus

Установка

  • Импортируйте JSON дашборда в Grafana
  • Настройте источник данных
  • Сопоставьте переменные (cluster, project_id и т.д.)

Переменные

  • cluster_id. идентификатор кластера 1С
  • project_id идентификатор проекта в облаке 1С
  • ds_id идентификатор Базы Данных кластера 1С
Revisions
RevisionDescriptionCreated

Get this dashboard

Import the dashboard template

or

Download JSON

Datasource
Dependencies