SFTPGo Enterprise

Monitor SFTPGo Enterprise file transfer activity, per-user metrics, authentication, storage backend operations, and process health via Prometheus.

SFTPGo Enterprise screenshot 1
SFTPGo Enterprise screenshot 2
SFTPGo Enterprise screenshot 3
SFTPGo Enterprise screenshot 4

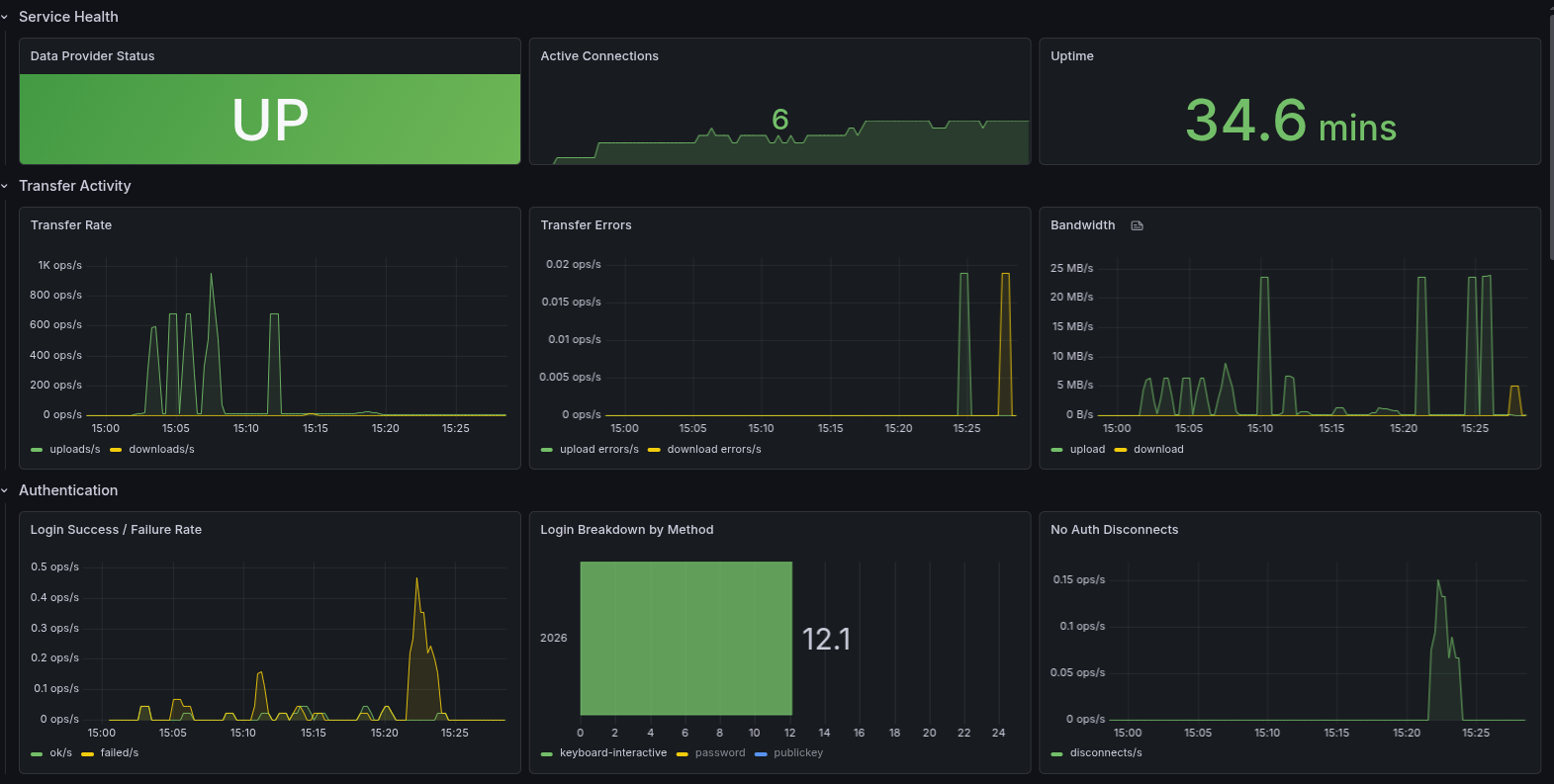
SFTPGo Enterprise - Grafana Dashboard

Official Grafana dashboard for monitoring SFTPGo Enterprise via Prometheus.

Panels

  • Service Health — data provider status, active connections, uptime
  • Transfer Activity — upload/download rates, bandwidth, errors
  • Authentication — login success/failure rates by method
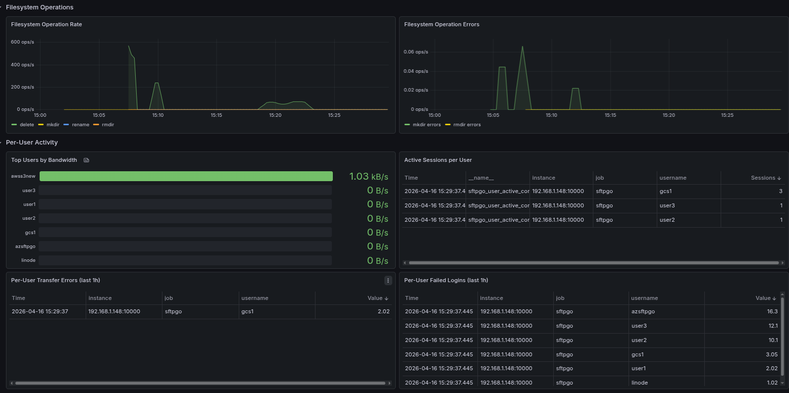
  • Filesystem Operations — rename, delete, copy, mkdir rates
  • Per-User Activity — top users by bandwidth, sessions, errors, failed logins
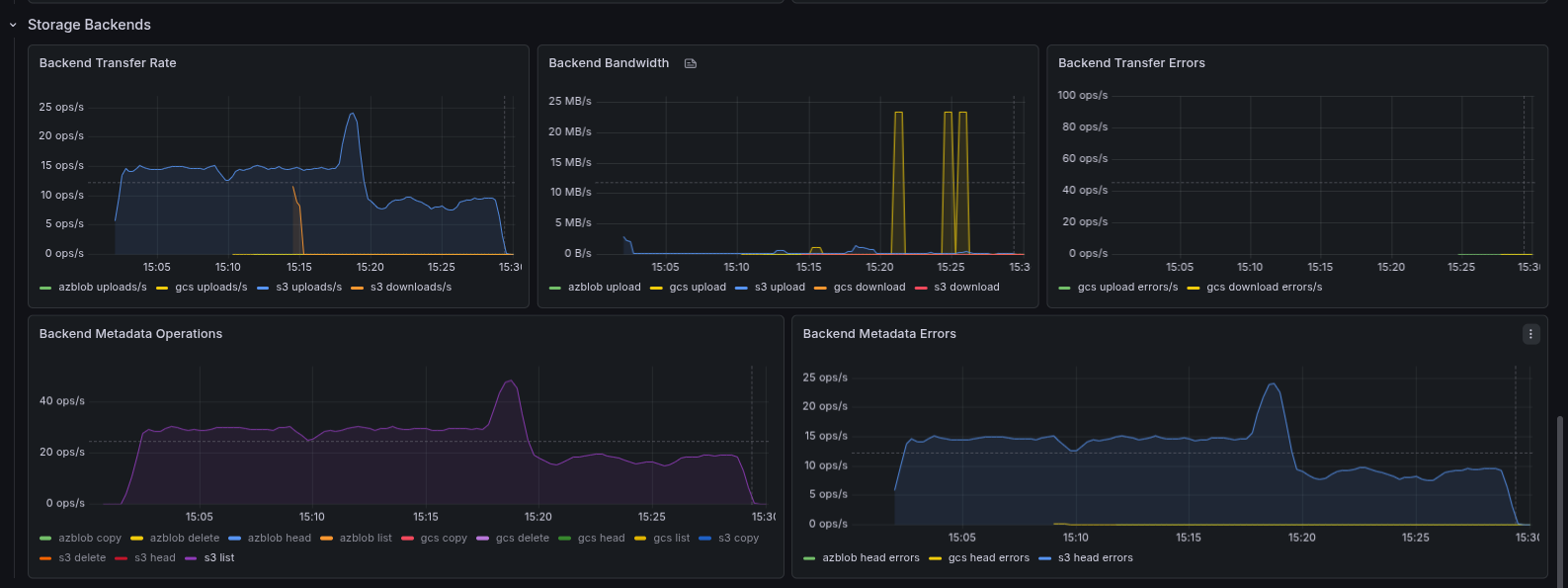
  • Storage Backends — per-backend transfers, bandwidth, metadata ops (S3, GCS, Azure Blob)
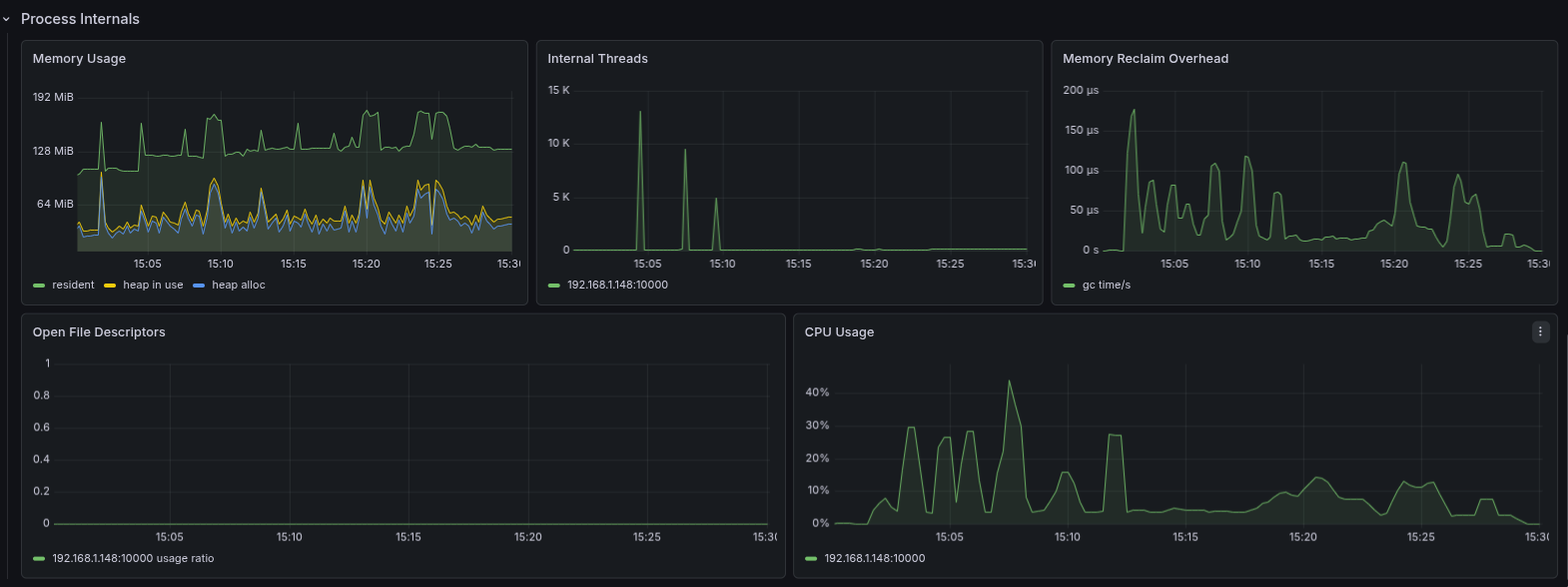
  • Process Internals — memory, CPU, file descriptors

See the SFTPGo metrics documentation for the full metric reference.

Revisions
RevisionDescriptionCreated
Cilium Enterprise

Cilium Enterprise

by Grafana Labs
Grafana Labs solution

Easily monitor your deployment of Cilium Enterprise with Grafana Cloud's out-of-the-box monitoring solution.

Learn more

Get this dashboard

Import the dashboard template

or

Download JSON

Datasource
Dependencies