RabbitMQ Stream Details - Seventh State RabbitMQ Support
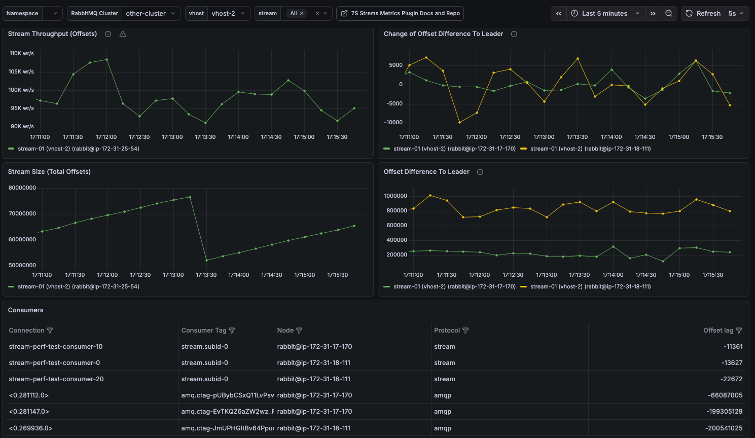
Dashboard for the plugin available at https://github.com/Seventh-State/seventh-state-stream-metrics
Dashboard for the plugin available at https://github.com/Seventh-State/seventh-state-stream-metrics
Data source config
Collector type:
Collector plugins:
Collector config:
Revisions
Upload an updated version of an exported dashboard.json file from Grafana
| Revision | Description | Created | |
|---|---|---|---|
| Download |
RabbitMQ
Easily monitor RabbitMQ, the most widely deployed open source message broker, with Grafana Cloud's out-of-the-box monitoring solution.
Learn more