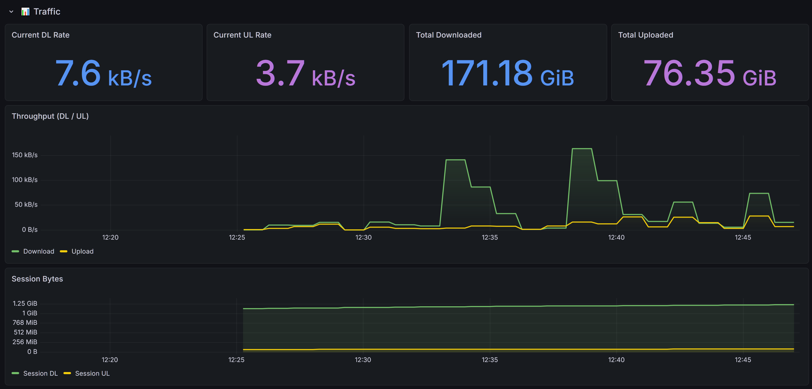
Huawei LTE Router

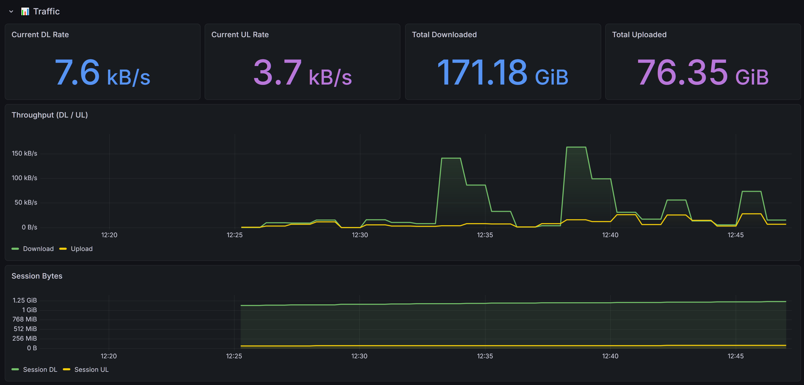
Huawei LTE router monitoring — signal, traffic, cell info, uptime.

Huawei LTE Router screenshot 1
Huawei LTE Router screenshot 2
Huawei LTE Router screenshot 3
Huawei LTE Router screenshot 4
Huawei LTE Router screenshot 5
Huawei LTE Router screenshot 6
Huawei LTE Router screenshot 7
Huawei LTE Router screenshot 8
Huawei LTE Router screenshot 9

Prometheus exporter for Huawei LTE routers (B310, B315, B525, B535, B618…) using huawei-lte-api.

This dashboard use the huawei-lte-exporter

Revisions
RevisionDescriptionCreated

Get this dashboard

Import the dashboard template

or

Download JSON

Datasource
Dependencies