Kubernetes / Autoscaling / Karpenter / Costs

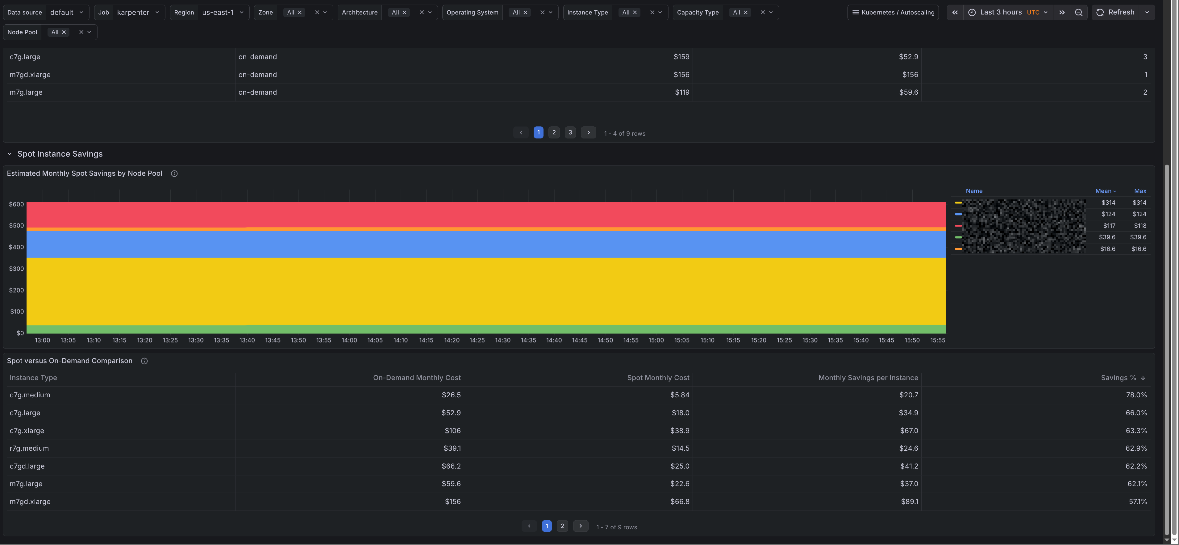
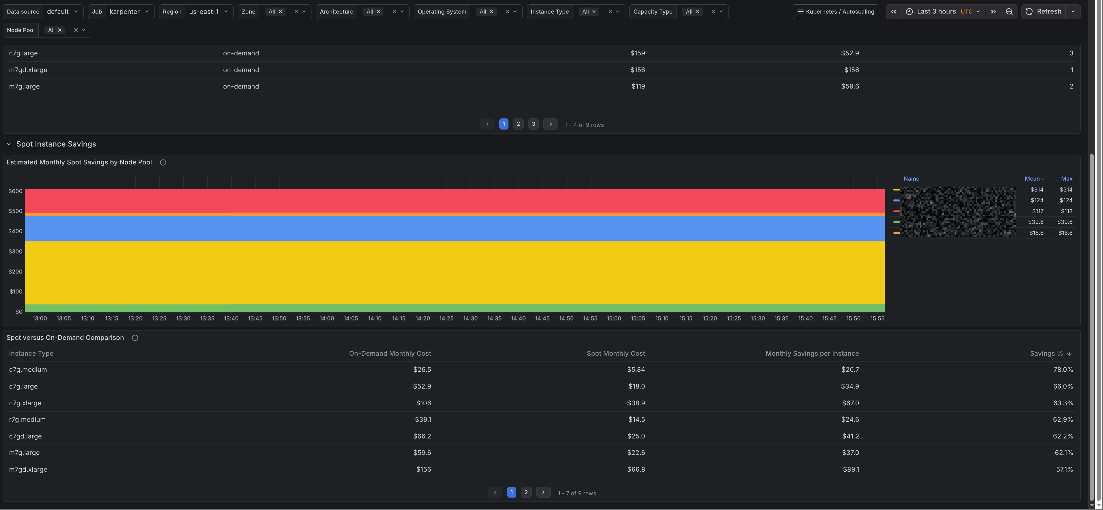
A dashboard that monitors current Karpenter node costs and spot savings based on cloud provider offering metrics. These values are estimated instance prices, not billing data. For deeper cost analysis, deploy OpenCost (https://github.com/opencost/opencost) and opencost-mixin (https://github.com/adinhodovic/opencost-mixin/). The dashboards were generated using [kubernetes-autoscaling-mixin](https://github.com/adinhodovic/kubernetes-autoscaling-mixin). Open issues and create feature requests in the repository.

Kubernetes / Autoscaling / Karpenter / Costs screenshot 1
Kubernetes / Autoscaling / Karpenter / Costs screenshot 2
Kubernetes / Autoscaling / Karpenter / Costs screenshot 3
Kubernetes / Autoscaling / Karpenter / Costs screenshot 4

A dashboard that monitors current Karpenter node costs and spot savings based on cloud provider offering metrics. These values are estimated instance prices, not billing data. For deeper cost analysis, deploy OpenCost (https://github.com/opencost/opencost) and opencost-mixin (https://github.com/adinhodovic/opencost-mixin/). The dashboards were generated using kubernetes-autoscaling-mixin. Open issues and create feature requests in the repository.

Revisions
RevisionDescriptionCreated
Kubernetes

Kubernetes

by Grafana Labs
Grafana Labs solution

Monitor your Kubernetes deployment with prebuilt visualizations that allow you to drill down from a high-level cluster overview to pod-specific details in minutes.

Learn more

Get this dashboard

Import the dashboard template

or

Download JSON

Datasource
Dependencies