Argo Workflows / Overview
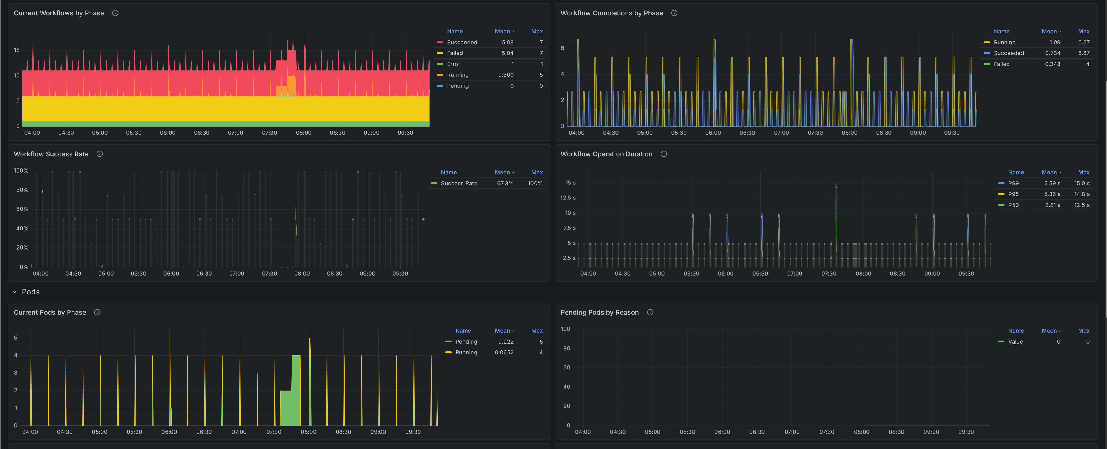
A comprehensive overview dashboard for monitoring Argo Workflows deployments. Provides high-level metrics across all workflows and pods including current phase counts, completion rates, success/failure rates, operation durations, and pod lifecycle metrics. Use this dashboard to identify trends, spot anomalies, and drill down into specific namespaces. The dashboards were generated using [argo-workflows-mixin](https://github.com/adinhodovic/argo-workflows-mixin). Open issues and create feature requests in the repository.
A comprehensive overview dashboard for monitoring Argo Workflows deployments. Provides high-level metrics across all workflows and pods including current phase counts, completion rates, success/failure rates, operation durations, and pod lifecycle metrics. Use this dashboard to identify trends, spot anomalies, and drill down into specific namespaces. The dashboards were generated using argo-workflows-mixin. Open issues and create feature requests in the repository.
Data source config
Collector config:
Upload an updated version of an exported dashboard.json file from Grafana
| Revision | Description | Created | |
|---|---|---|---|
| Download |