Go / Overview
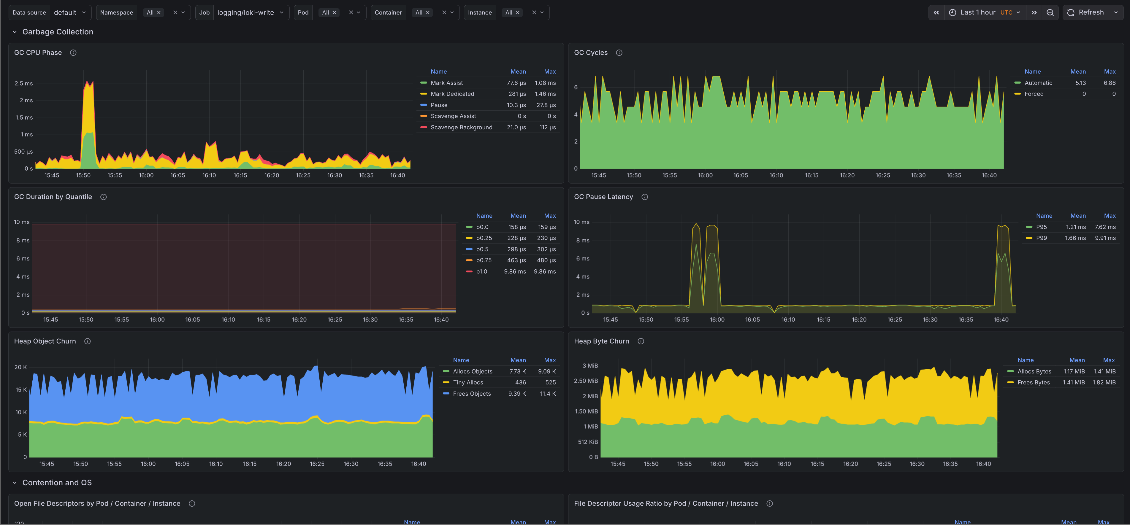
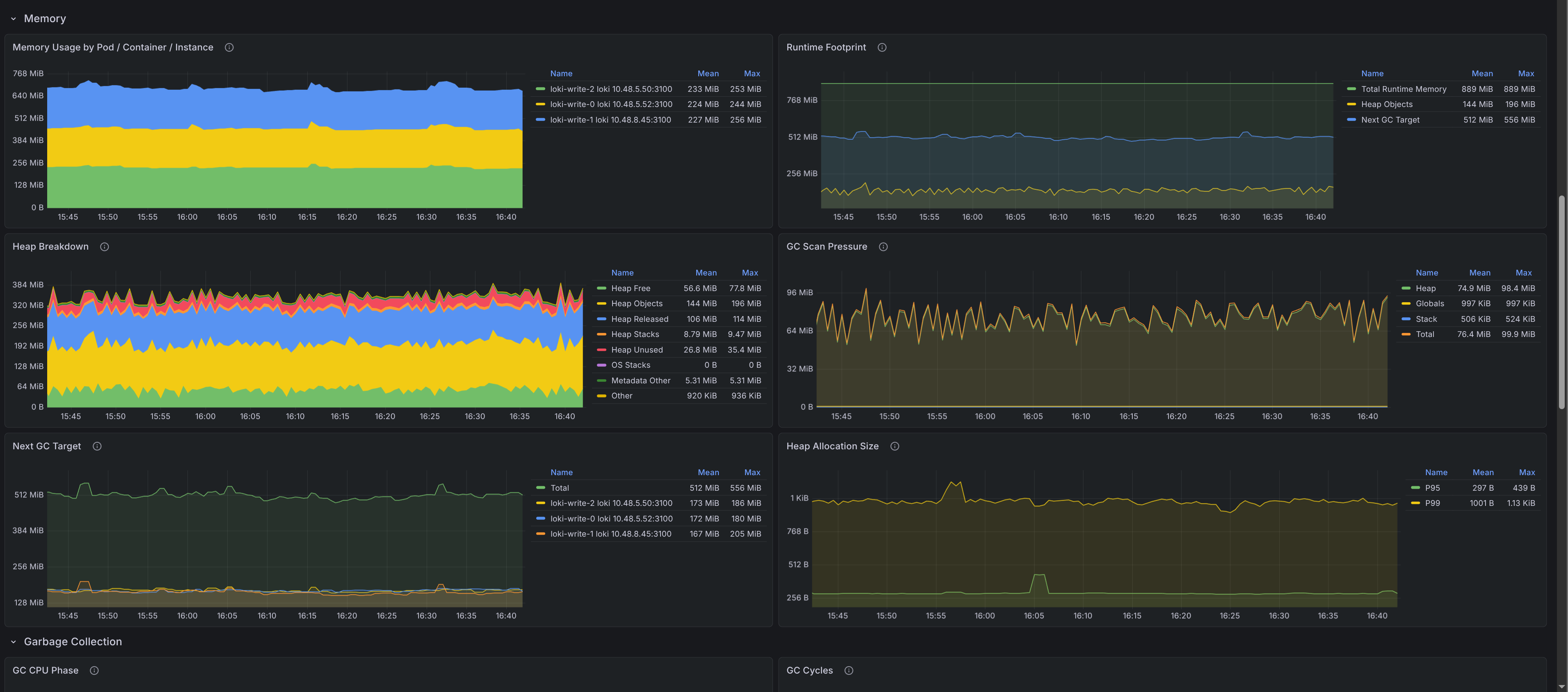
Go runtime health dashboard covering CPU, memory, garbage collection, scheduling, contention, and file descriptor pressure. The dashboards were generated using [go-mixin](https://github.com/adinhodovic/go-mixin). Open issues and create feature requests in the repository.
Go runtime health dashboard covering CPU, memory, garbage collection, scheduling, contention, and file descriptor pressure. The dashboards were generated using go-mixin. Open issues and create feature requests in the repository.
Data source config
Collector type:
Collector plugins:
Collector config:
Revisions
Upload an updated version of an exported dashboard.json file from Grafana
| Revision | Description | Created | |
|---|---|---|---|
| Download |