FastAPI Full Observability

FastAPI Full Observability

FastAPI Full Observability screenshot 1
FastAPI Full Observability screenshot 2
FastAPI Full Observability screenshot 3
FastAPI Full Observability screenshot 4
FastAPI Full Observability screenshot 5
FastAPI Full Observability screenshot 6
FastAPI Full Observability screenshot 7
FastAPI Full Observability screenshot 8
FastAPI Full Observability screenshot 9
FastAPI Full Observability screenshot 10
FastAPI Full Observability screenshot 11
FastAPI Full Observability screenshot 12
FastAPI Full Observability screenshot 13
FastAPI Full Observability screenshot 14
FastAPI Full Observability screenshot 15
FastAPI Full Observability screenshot 16
FastAPI Full Observability screenshot 17
FastAPI Full Observability screenshot 18
FastAPI Full Observability screenshot 19
FastAPI Full Observability screenshot 20
FastAPI Full Observability screenshot 21
FastAPI Full Observability screenshot 22

FastAPI Full Observability

A production-ready observability stack for FastAPI + Gunicorn applications running in Docker.

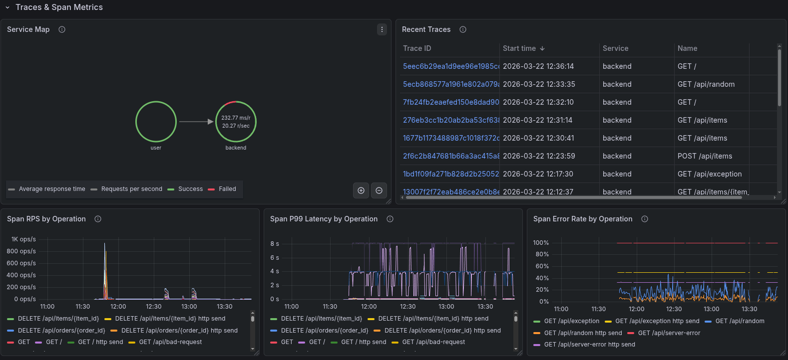
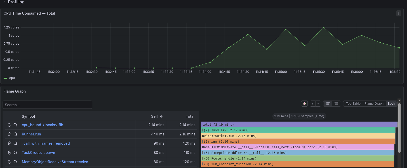
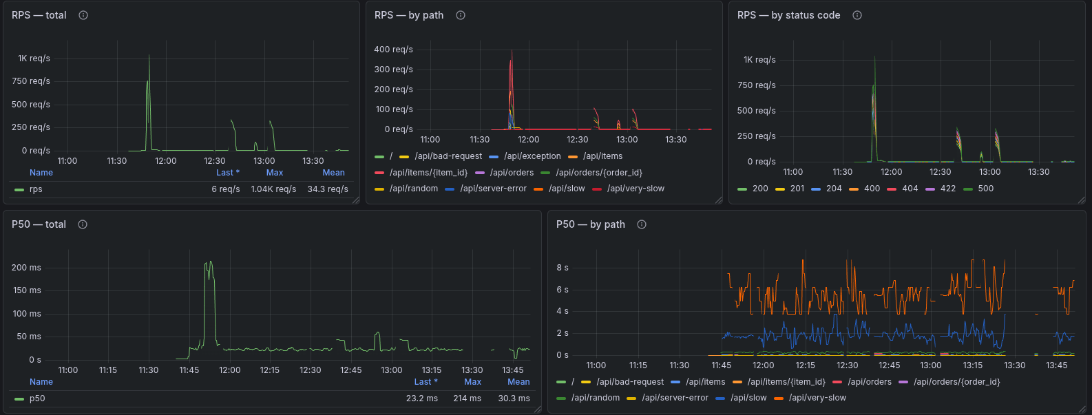
Covers all four pillars:

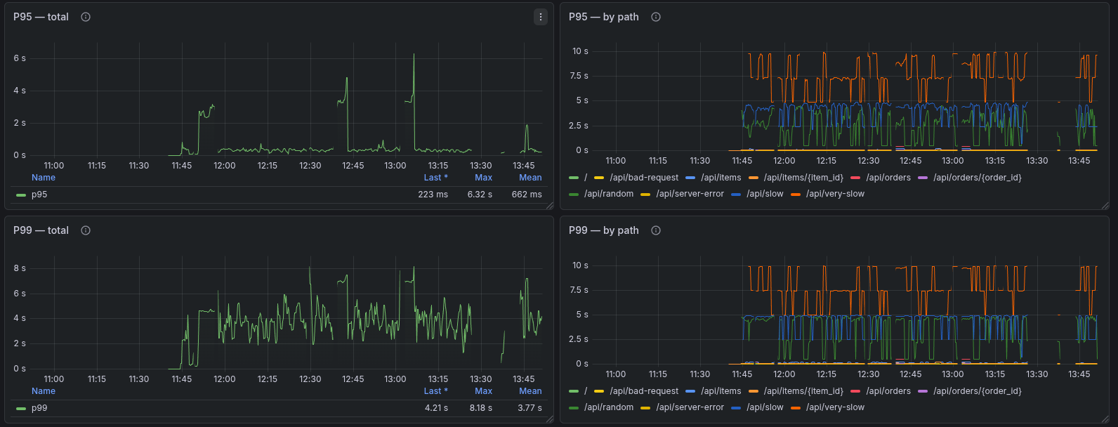
  • Metrics — VictoriaMetrics + Prometheus exposition
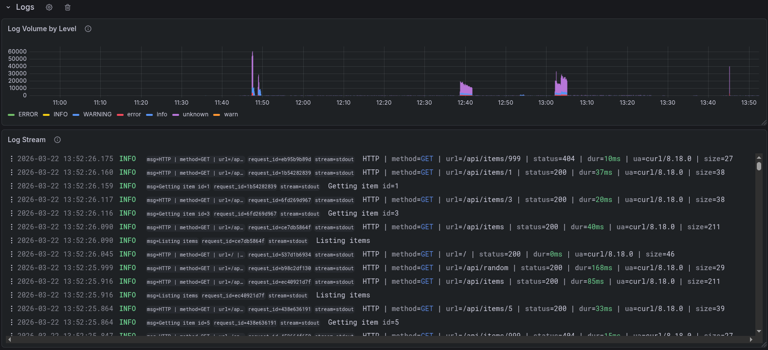
  • Logs — Loki with structured logfmt
  • Traces — Tempo via OpenTelemetry (OTLP gRPC)
  • Profiles — Pyroscope continuous CPU profiling

Includes alerting out of the box: vmalert evaluates PromQL rules, Alertmanager routes to Telegram and email.

Datasources required

  • Prometheus-compatible (VictoriaMetrics)
  • Loki
  • Tempo
  • Pyroscope

Full setup & source code

github.com/eugeneliukindev/fastapi-observability-docker-stack

Revisions
RevisionDescriptionCreated

Get this dashboard

Import the dashboard template

or

Download JSON

Datasource
Dependencies