GitHub Actions ARC - Runner Scale Set

Monitors the GitHub Actions Runner Scale Set Controller (ARC) running on Kubernetes.

GitHub Actions ARC - Runner Scale Set screenshot 1
GitHub Actions ARC - Runner Scale Set screenshot 2
GitHub Actions ARC - Runner Scale Set screenshot 3
GitHub Actions ARC - Runner Scale Set screenshot 4
GitHub Actions ARC - Runner Scale Set screenshot 5
GitHub Actions ARC - Runner Scale Set screenshot 6
GitHub Actions ARC - Runner Scale Set screenshot 7
GitHub Actions ARC - Runner Scale Set screenshot 8
GitHub Actions ARC - Runner Scale Set screenshot 9

Monitors the GitHub Actions Runner Scale Set Controller (ARC) running on Kubernetes.

Panels

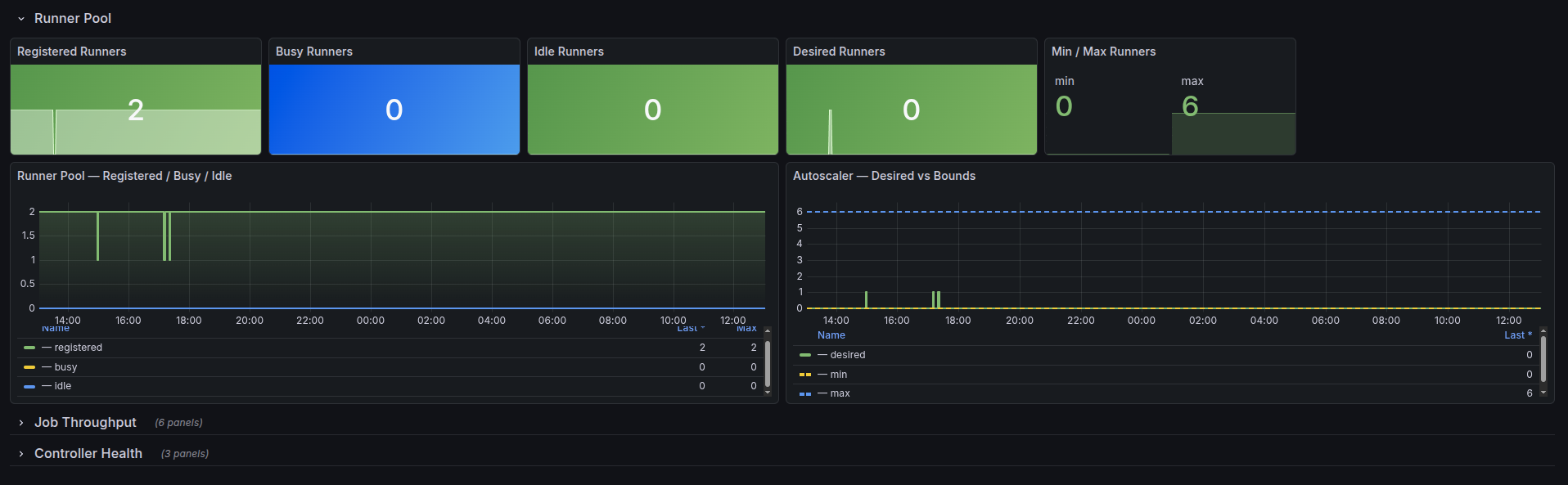
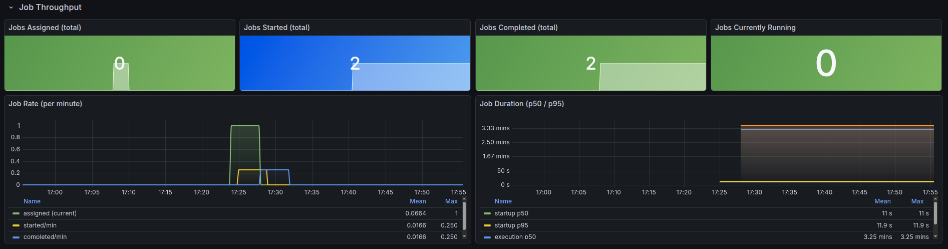
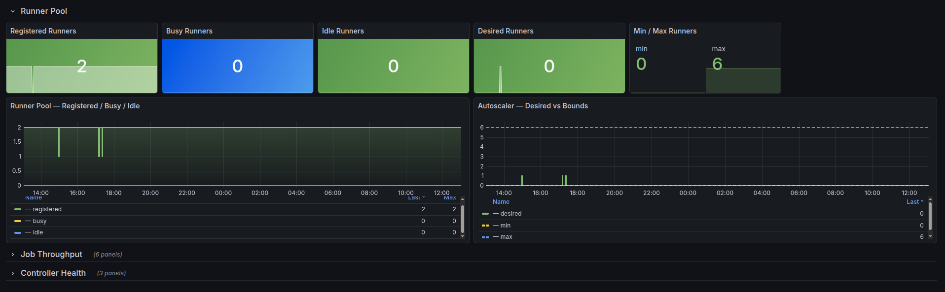
  • Runner Pool — registered, busy, idle, desired, min/max runners + autoscaler bounds over time
  • Job Throughput — assigned/started/completed/running counts, job rate per minute, startup and execution duration (p50/p95)
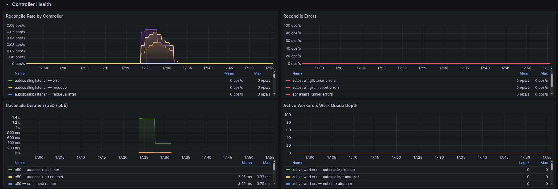
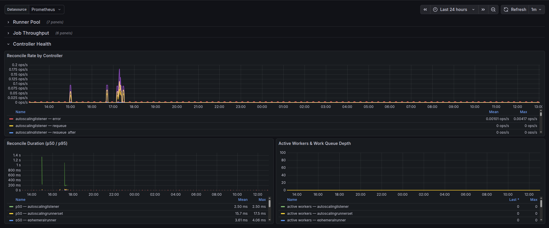
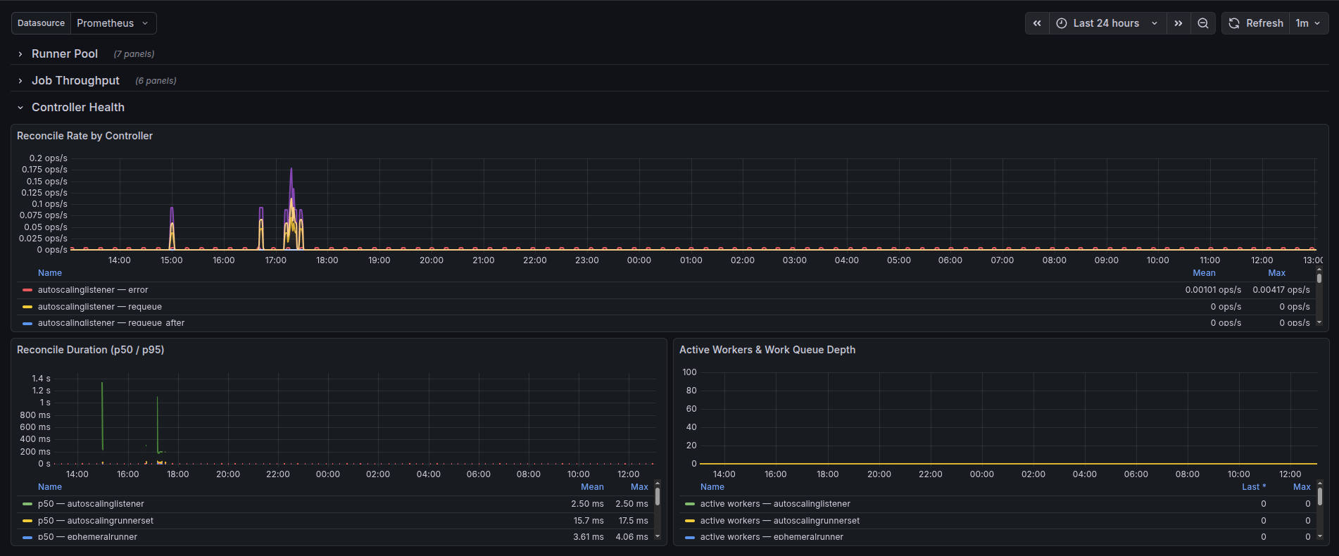
  • Controller Health — reconcile rate, errors, duration (p50/p95), active workers, work queue depth

Requirements

  • ARC installed in scale set mode (helm install arc-controller)
  • Prometheus scraping ARC pods with job labels arc-controller and arc-listeners

Template Variables

  • datasource — select your Prometheus datasource

Source

PDGIII/Dashboards

Revisions
RevisionDescriptionCreated
GitHub

GitHub

by Grafana Labs
Grafana Labs solution

Easily monitor GitHub, a service for software development and version control using Git, with Grafana Cloud's out-of-the-box monitoring solution.

Learn more

Get this dashboard

Import the dashboard template

or

Download JSON

Datasource
Dependencies