Azure Managed Redis

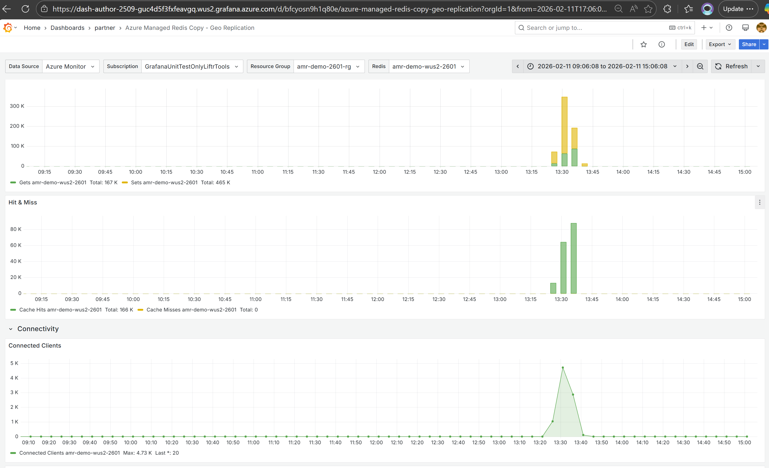
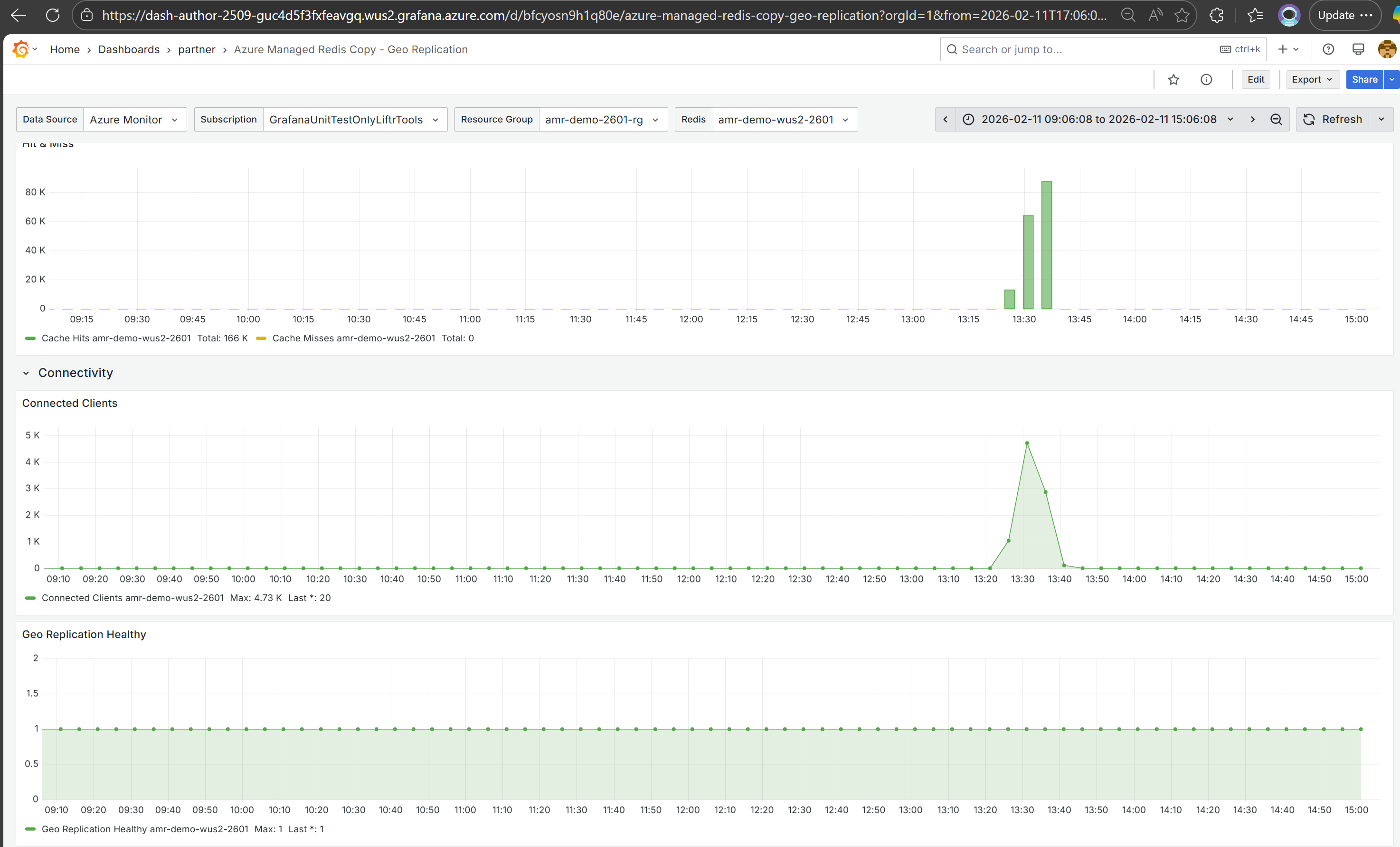
Azure Managed Redis monitoring dashboard

Azure Managed Redis screenshot 1
Azure Managed Redis screenshot 2
Azure Managed Redis screenshot 3
The Azure Managed Redis dashboard uses the grafana-azure-monitor-datasource data source to create a Grafana dashboard with the stat and timeseries panels.
Revisions
RevisionDescriptionCreated
Azure Cosmos DB

Azure Cosmos DB

by Grafana Labs
Grafana Labs solution

With the Grafana plugin for Azure Cosmos DB, you can quickly visualize and query your Azure Cosmos DB data from within Grafana.

Learn more

Get this dashboard

Import the dashboard template

or

Download JSON

Datasource
Dependencies