Linkerd HAZL: Multi-Zone Traffic & Cost Analysis

Comprehensive visibility into Linkerd's High Availability Zone-aware Load balancing (HAZL) across multi-zone Kubernetes clusters. Tracks same-zone locality scores, cross-AZ traffic volume and projected cost savings, zone-to-zone traffic flow, endpoint pool health, inbound/outbound latency by zone, and HAZL tuning guidance. Use to validate HAZL effectiveness, identify zone imbalances, and quantify egress cost reduction.

Linkerd HAZL: Multi-Zone Traffic & Cost Analysis screenshot 1
Linkerd HAZL: Multi-Zone Traffic & Cost Analysis screenshot 2
Linkerd HAZL: Multi-Zone Traffic & Cost Analysis screenshot 3
Linkerd HAZL: Multi-Zone Traffic & Cost Analysis screenshot 4
Linkerd HAZL: Multi-Zone Traffic & Cost Analysis screenshot 5

Linkerd HAZL: Multi-Zone Traffic & Cost Analysis

A Grafana dashboard for monitoring Linkerd's HAZL (High Availability Zone-aware Load balancing) in multi-zone Kubernetes clusters. It surfaces locality effectiveness, cross-AZ traffic costs, zone health, and endpoint pool state in one place.

Requirements

  • Linkerd Enterprise (HAZL feature)
  • Prometheus scraping Linkerd proxy metrics
  • Node metrics with topology.kubernetes.io/zone labels (standard on EKS, GKE, AKS)

Dashboard sections

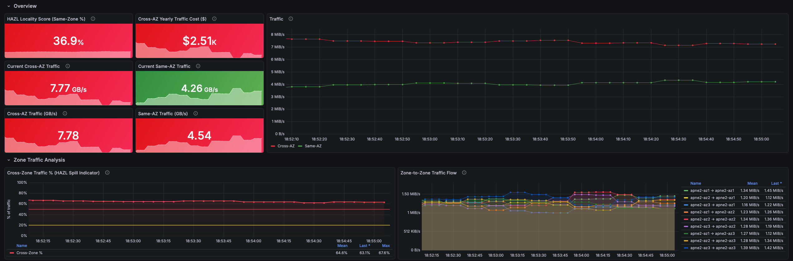
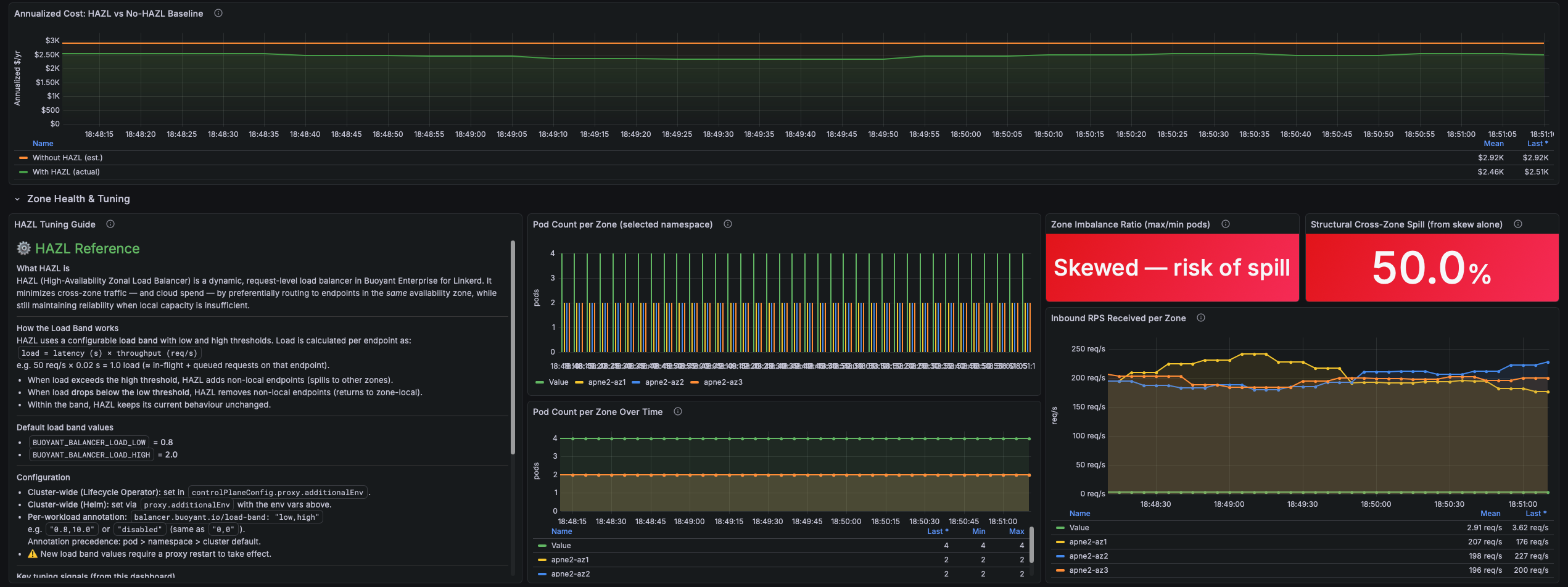
Overview — HAZL locality score (same-zone %), projected annual cross-AZ cost, same-AZ vs cross-AZ traffic volume

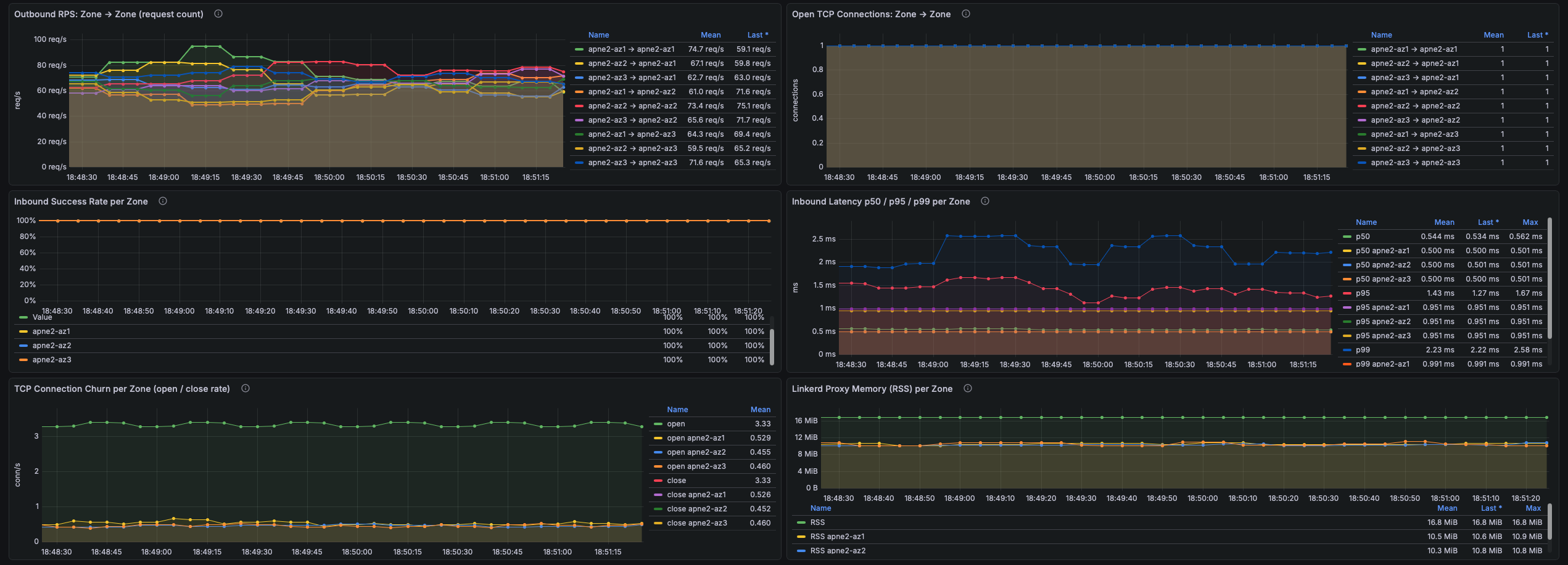
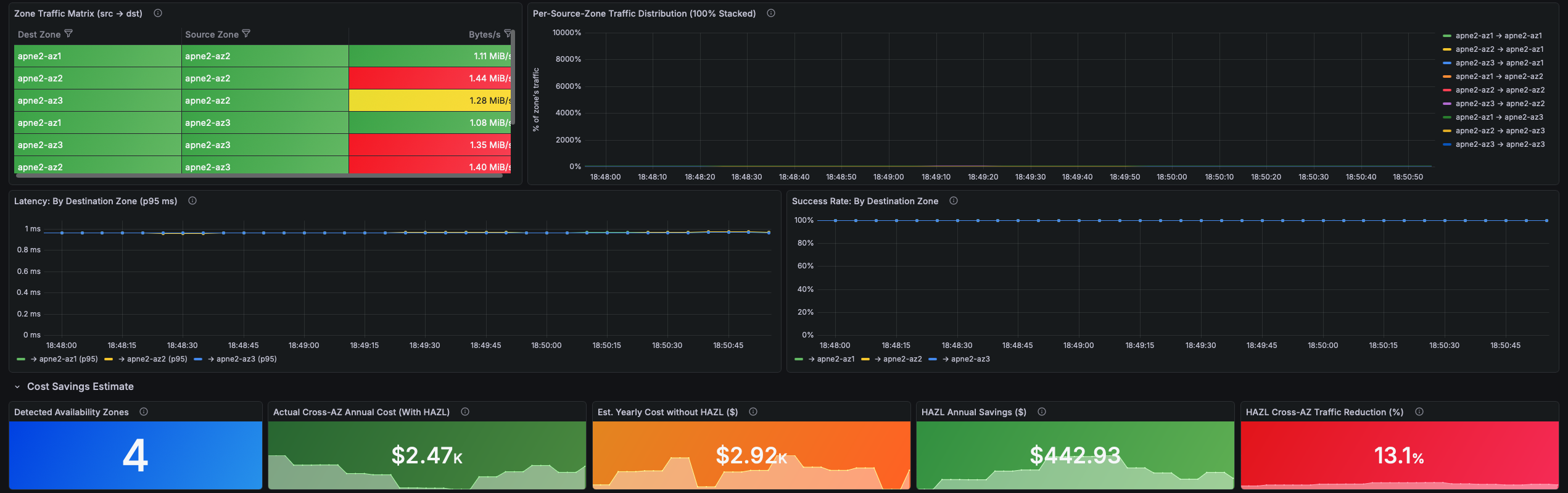
Zone Traffic Analysis — Zone-to-zone traffic matrix, cross-zone spill %, latency and success rate by destination zone

Cost Savings Estimate — Actual cost with HAZL vs estimated baseline without it, annual savings, traffic reduction %

Zone Health & Tuning — Pod count per zone, imbalance ratio, structural spill from skew, per-zone RPS/latency/connections, tuning guide

HAZL Endpoint Deep Dive — Active local vs remote endpoints, locality % per service, pool size over time

Outbound Latency & Errors — RPS, p50/p95/p99 latency, and error rate broken down by source zone

Template variables

Datasource — Prometheus datasource to use

Client Namespace — Filter by one or more namespaces (multi-select, defaults to all)

Client Deployment — Filter by deployment within the selected namespace(s)

Cross-AZ Traffic Cost ($/GB) — Cloud provider egress rate for cost projections (AWS/GCP $0.01, AWS bidirectional $0.02, Azure $0.00, or custom)

Revisions
RevisionDescriptionCreated

Get this dashboard

Import the dashboard template

or

Download JSON

Datasource
Dependencies