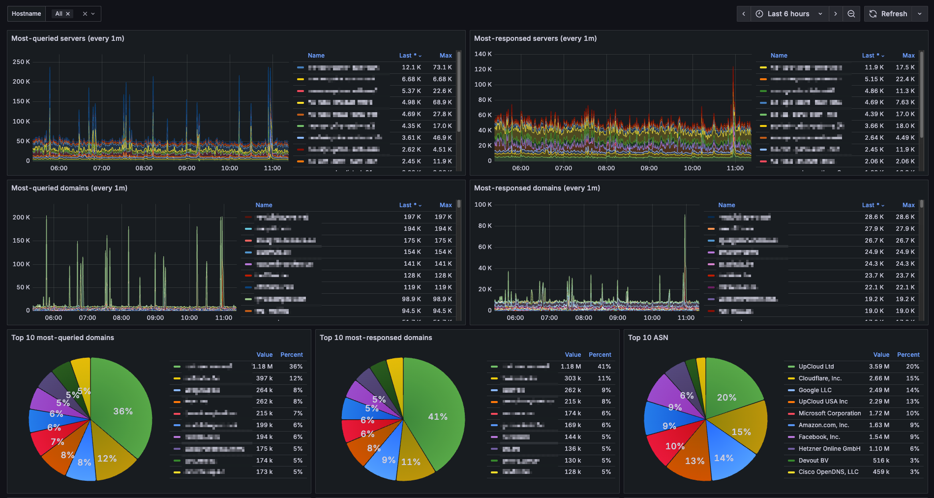
Dnsdist Statistics [Overview]
DNSdist statistics from logs. Aggregate traffic trends, top queried domains, error rates, client ASN distribution.
Read the blog "How I Dropped Fluentbit CPU From 90% to 3% While Building DNS Analytics" for more details.
Data source config
Collector type:
Collector plugins:
Collector config:
Revisions
Upload an updated version of an exported dashboard.json file from Grafana
| Revision | Description | Created | |
|---|---|---|---|
| Download |