Azure / Insights / Virtual Machine - Log Analytics

The dashboard provides insights of Azure Apps via different metrics for app monitoring through Application Insights.

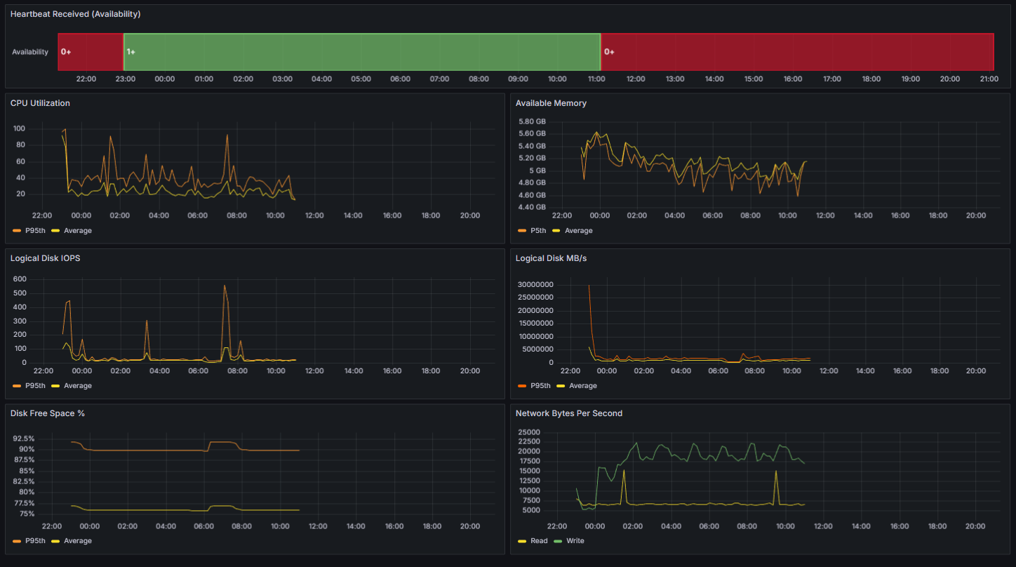
Azure / Insights / Virtual Machine - Log Analytics screenshot 1
The Azure / Insights / Virtual Machine - Log Analytics dashboard uses the grafana-azure-monitor-datasource data source to create a Grafana dashboard with the state-timeline and timeseries panels.
Revisions
RevisionDescriptionCreated
Adobe Analytics

Adobe Analytics

by Grafana Labs
Grafana Labs solution

With the Grafana plugin for Adobe Analytics, you can quickly visualize and query your Adobe Analytics data from within Grafana.

Learn more

Get this dashboard

Import the dashboard template

or

Download JSON

Datasource
Dependencies