Azure / Insights / Virtual Machines - OpenTelemetry - Default Metrics

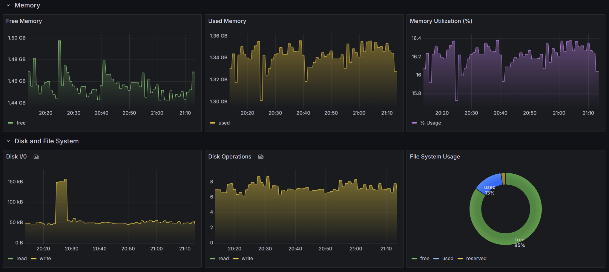
Monitors Azure Virtual Machines using OpenTelemetry default metrics collected by VM Insights. Displays CPU utilization (overall, per-core, and by state), memory usage and utilization, disk I/O and operations, file system consumption, and network throughput, errors, and dropped packets. Scoped by subscription, resource group, and VM.

Azure / Insights / Virtual Machines - OpenTelemetry - Default Metrics screenshot 1
Azure / Insights / Virtual Machines - OpenTelemetry - Default Metrics screenshot 2
The Azure / Insights / Virtual Machines - OpenTelemetry - Default Metrics dashboard uses the prometheus data source to create a Grafana dashboard with the gauge, piechart, stat, text and timeseries panels.
Revisions
RevisionDescriptionCreated
Azure Cosmos DB

Azure Cosmos DB

by Grafana Labs
Grafana Labs solution

With the Grafana plugin for Azure Cosmos DB, you can quickly visualize and query your Azure Cosmos DB data from within Grafana.

Learn more

Get this dashboard

Import the dashboard template

or

Download JSON

Datasource
Dependencies