Django / Models / Overview
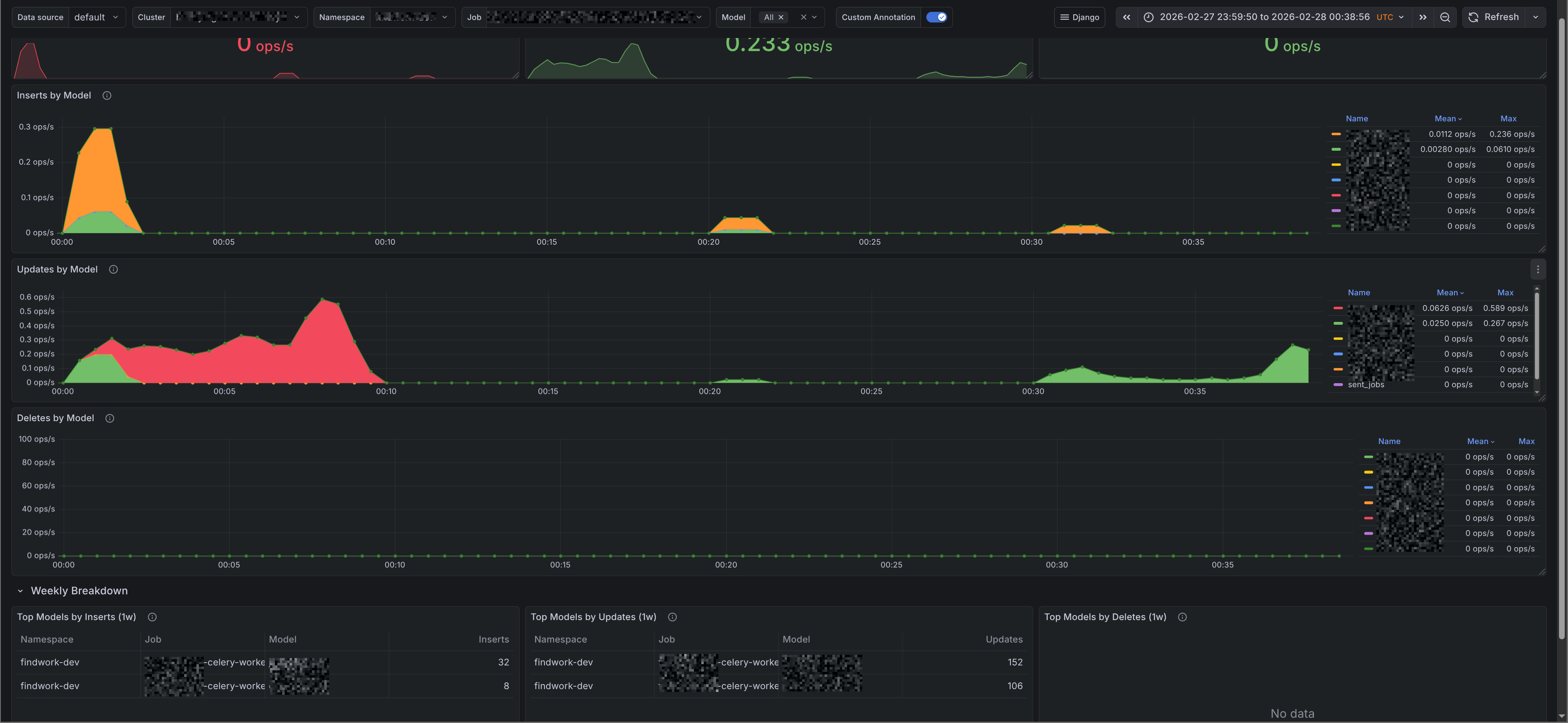
A dashboard that monitors Django model operations (inserts, updates, deletes) using ExportModelOperationsMixin. The dashboards were generated using [Django-mixin](https://github.com/adinhodovic/django-mixin). Open issues and create feature requests in the repository.
A dashboard that monitors Django model operations (inserts, updates, deletes) using ExportModelOperationsMixin. The dashboards were generated using Django-mixin. Open issues and create feature requests in the repository.
Data source config
Collector config:
Upload an updated version of an exported dashboard.json file from Grafana
| Revision | Description | Created | |
|---|---|---|---|
| Download |
