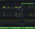
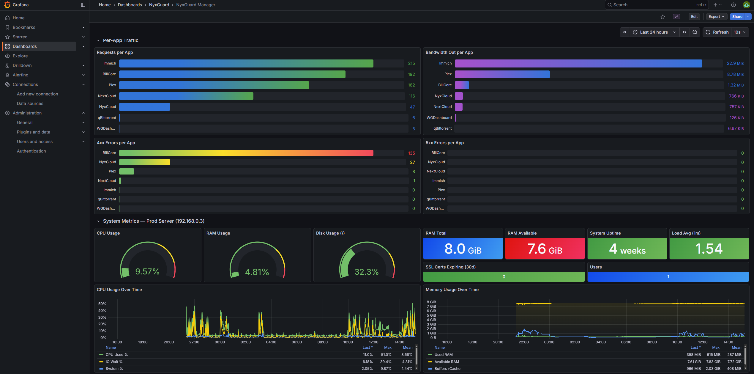
NyxGuard Manager
Security & system metrics for NyxGuard Manager
Data source config
Collector config:
Upload an updated version of an exported dashboard.json file from Grafana
| Revision | Description | Created | |
|---|---|---|---|
| Download |
cert-manager
Easily monitor cert-manager, the certificate controller for Kubernetes and OpenShift, with Grafana Cloud's out-of-the-box monitoring solution.
Learn more