MikroTik Router Monitoring

MikroTik Router Monitoring screenshot 1
MikroTik Router Monitoring screenshot 2
MikroTik Router Monitoring screenshot 3

MikroTik Router Monitoring

GitHub Crates.io

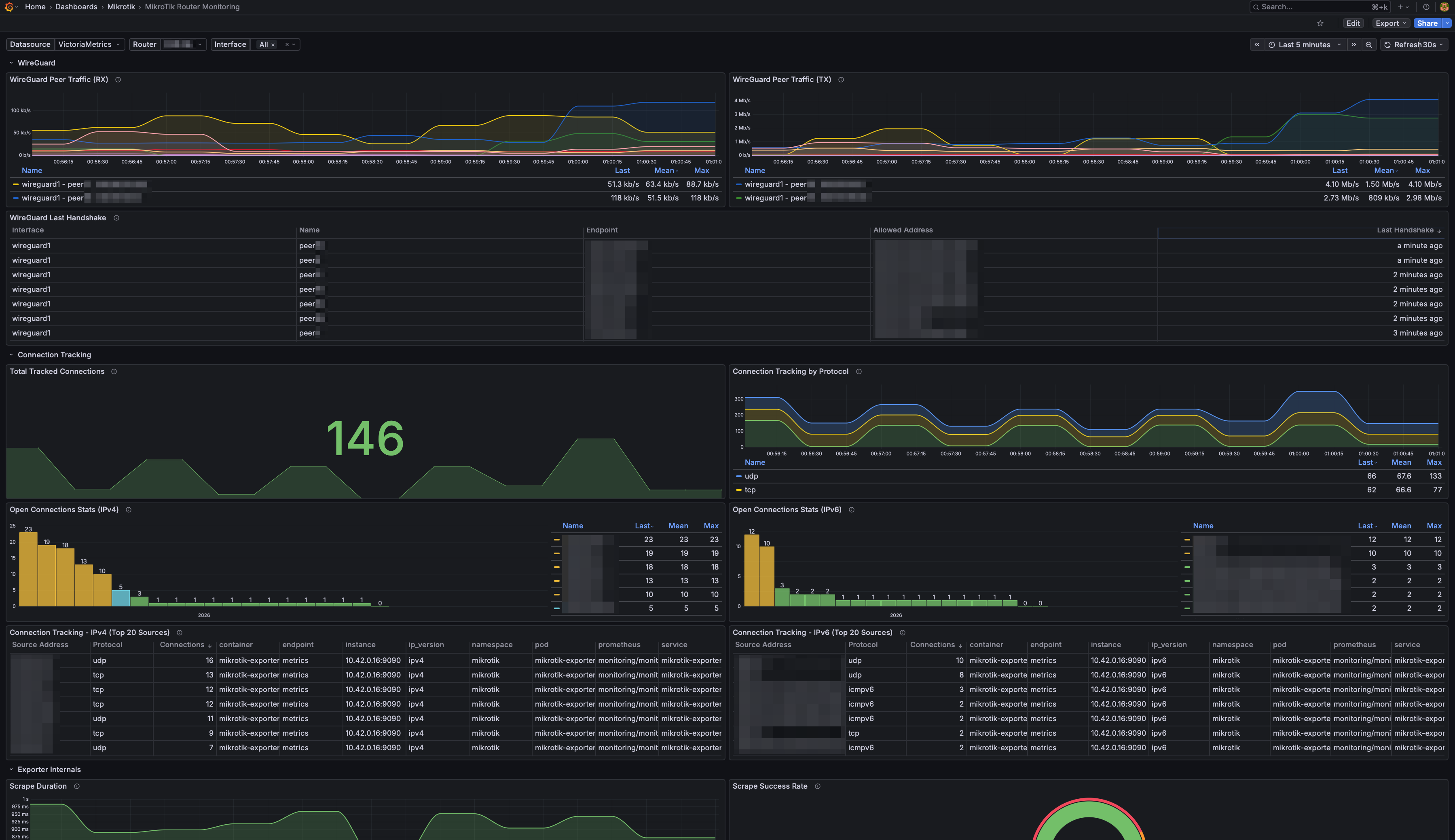
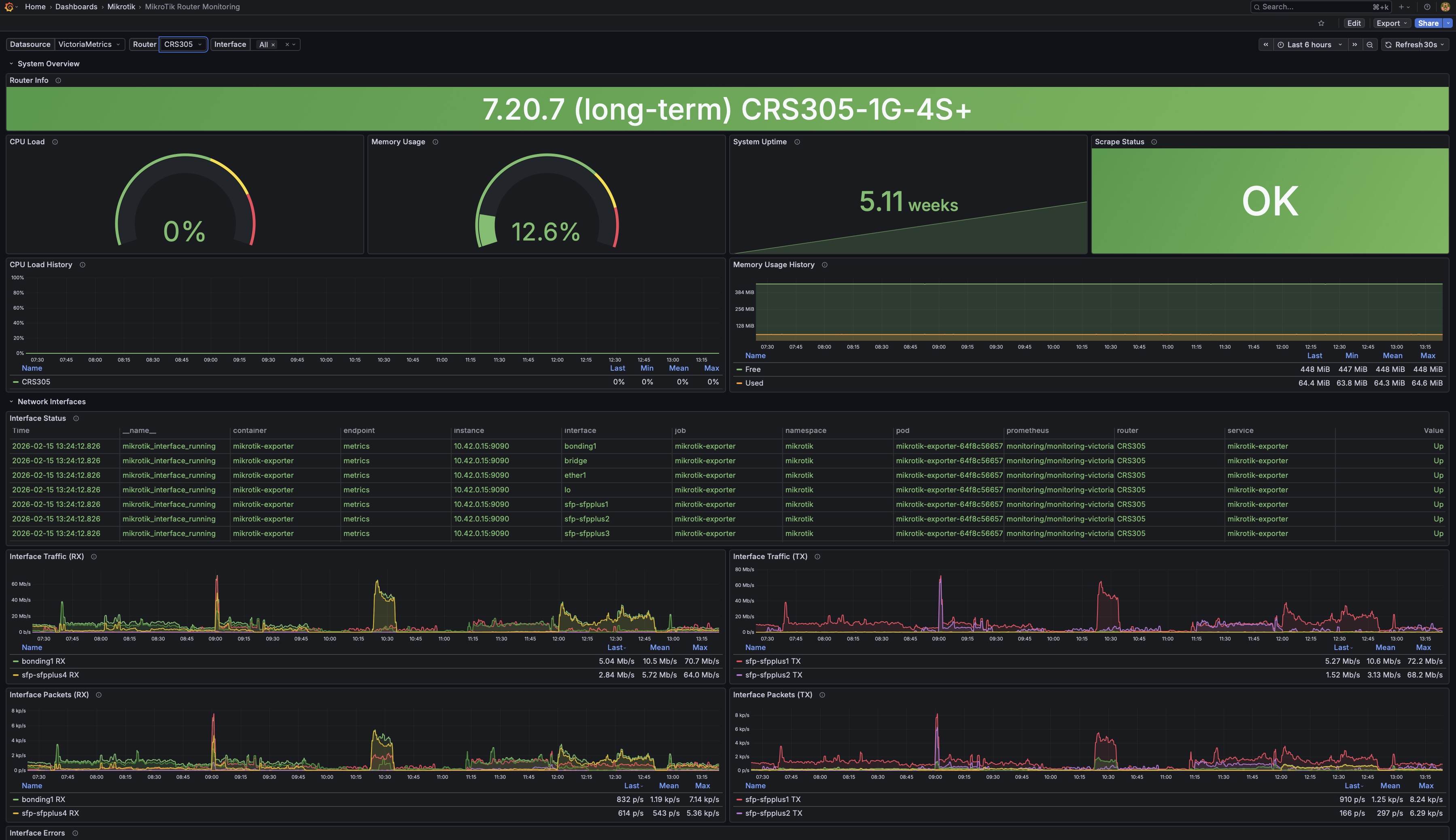
Monitor multiple MikroTik RouterOS devices with comprehensive metrics including system resources, network interfaces, WireGuard VPN, firewall rules, certificates, and connection tracking. Requires mikrotik-exporter.

Features

  • Multi-router support
  • System resources (CPU, memory, uptime)
  • Network interfaces (traffic, errors, status)
  • WireGuard VPN peers
  • Firewall rules (bytes/packets counters)
  • SSL certificates (expiry tracking)
  • Connection tracking
  • Exporter health metrics

Requirements

Installation

Import dashboard ID: 24875 Or download JSON from Grafana Dashboards Or download JSON from GitHub

Revisions
RevisionDescriptionCreated

Get this dashboard

Import the dashboard template

or

Download JSON

Datasource
Dependencies