Ultimate ISP & 5G/LTE Monitor (Quectel RM520N-GL)

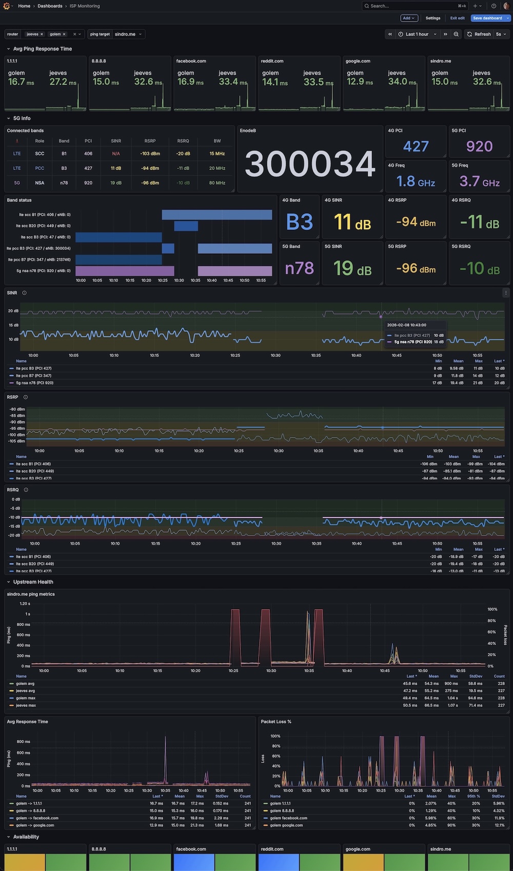
A comprehensive dashboard combining enterprise-grade ISP latency monitoring with deep-level cellular telemetry. Designed specifically for OpenWrt gateways using Quectel RM520-GL modems (and compatible AT-command based 5G modems). 🔥 Key Features: Advanced Radio Telemetry: Real-time visualization of 5G (NR) and 4G (LTE) signal health. Tracks RSRP, RSRQ, and SINR with industry-standard RF color thresholds. Cell & Band History: "Flight recorder" view for your connection. Visualizes Carrier Aggregation (CA) states, connected Bands, PCIs, and eNodeB IDs over time using State Timelines. Network Health: Multi-target ping monitoring (DNS, Gateway, WAN) with jitter and packet loss analysis to correlate signal drops with lag spikes. Carrier Aggregation Table: Live view of Primary (PCC) and Secondary (SCC) component carriers including bandwidth and frequency. ⚙️ Requirements: Prometheus Node Exporter with Lua plugin enabled. Quectel 5G Tools Exporter: https://github.com/vjt/quectel-5g-tools Credits: Forked and supercharged from ISP Monitoring (ID 14206).

Ultimate ISP & 5G/LTE Monitor (Quectel RM520N-GL) screenshot 1
The Ultimate ISP & 5G/LTE Monitor (Quectel RM520N-GL) dashboard uses the victoriametrics-metrics-datasource data source to create a Grafana dashboard with the stat, state-timeline, table and timeseries panels.
Revisions
RevisionDescriptionCreated

Get this dashboard

Import the dashboard template

or

Download JSON

Datasource
Dependencies