Airflow 3

Dashboard monitoring Airflow 3.1.6

Airflow 3 screenshot 1
Airflow 3 screenshot 2
Airflow 3 screenshot 3

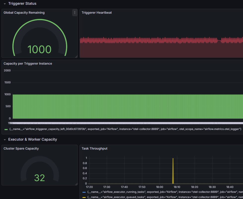
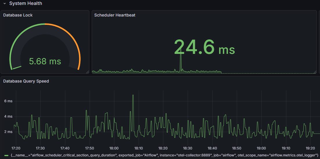
Hey! I have built dashboard which is compatible with Airflow 3.x. Check it out! If there is any issue please contact with me to fix it!

Configuration:

  • Airflow 3.1.6
  • Prometheus 3.1.9
  • otel/opentelemetry-collector-contrib 0.145.0

Github: https://github.com/CuongVoThanh/airflow-3-grafana-dashboard

Revisions
RevisionDescriptionCreated
Apache Airflow

Apache Airflow

by Grafana Labs
Grafana Labs solution

Easily monitor Apache Airflow, an open source platform for programmatically authoring, scheduling, and monitoring workflows, with Grafana Cloud's out-of-the-box monitoring solution.

Learn more

Get this dashboard

Import the dashboard template

or

Download JSON

Datasource
Dependencies