rstmdb Monitoring

Comprehensive monitoring dashboard for rstmdb - a distributed state machine database. Includes request metrics, latency percentiles, error rates, WAL I/O, and system resources.

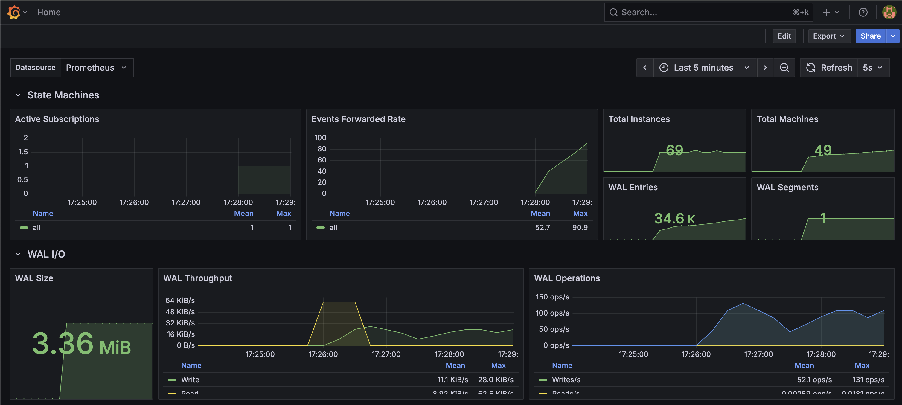
rstmdb Monitoring screenshot 1
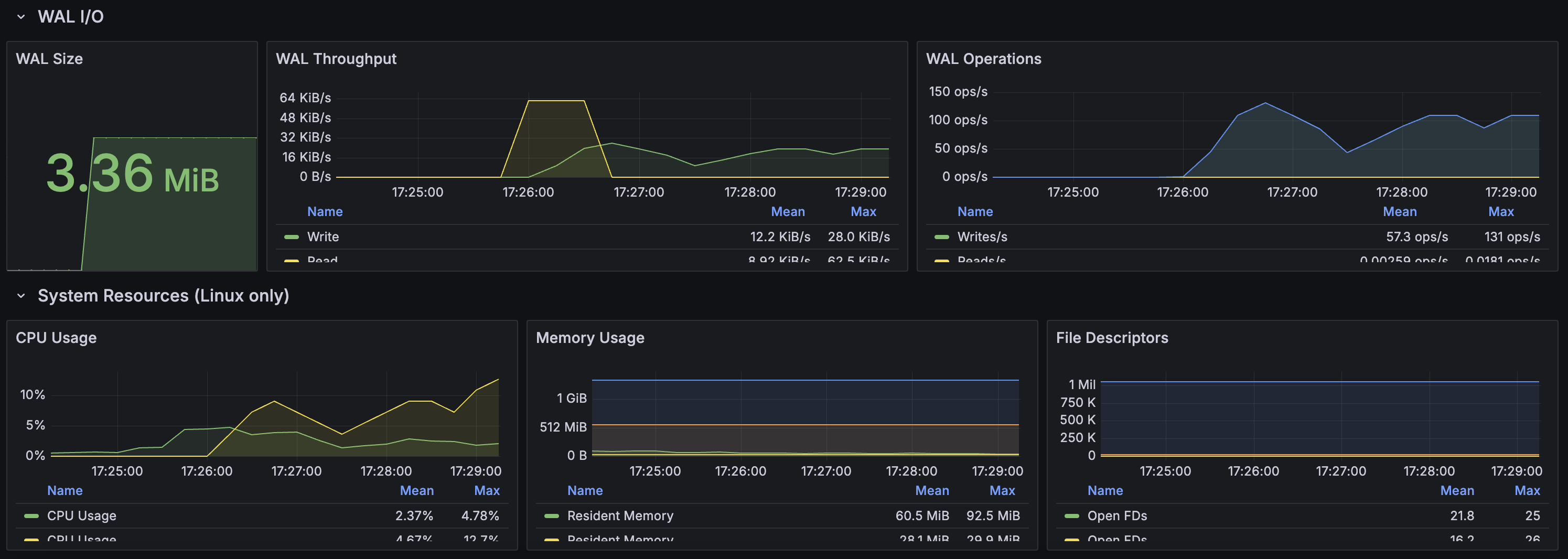
rstmdb Monitoring screenshot 2
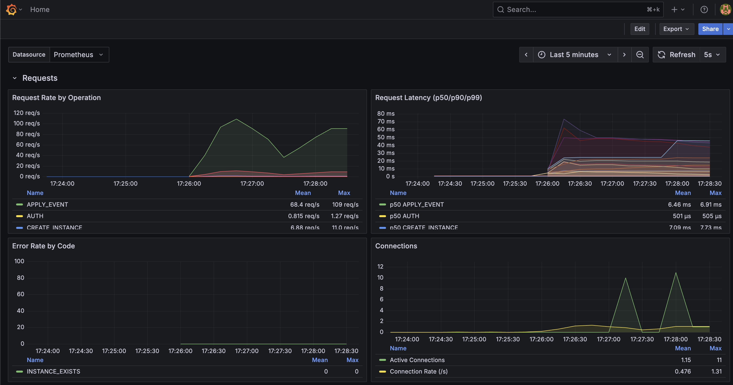
rstmdb Monitoring screenshot 3
The rstmdb Monitoring dashboard uses the prometheus data source to create a Grafana dashboard with the stat and timeseries panels.
Revisions
RevisionDescriptionCreated

Get this dashboard

Import the dashboard template

or

Download JSON

Datasource
Dependencies