Ella Core Deep Dive
Deep dive into Ella Core performance with CPU profiling, memory analysis, and detailed logs.
Deep dive into your Ella Code deployment.
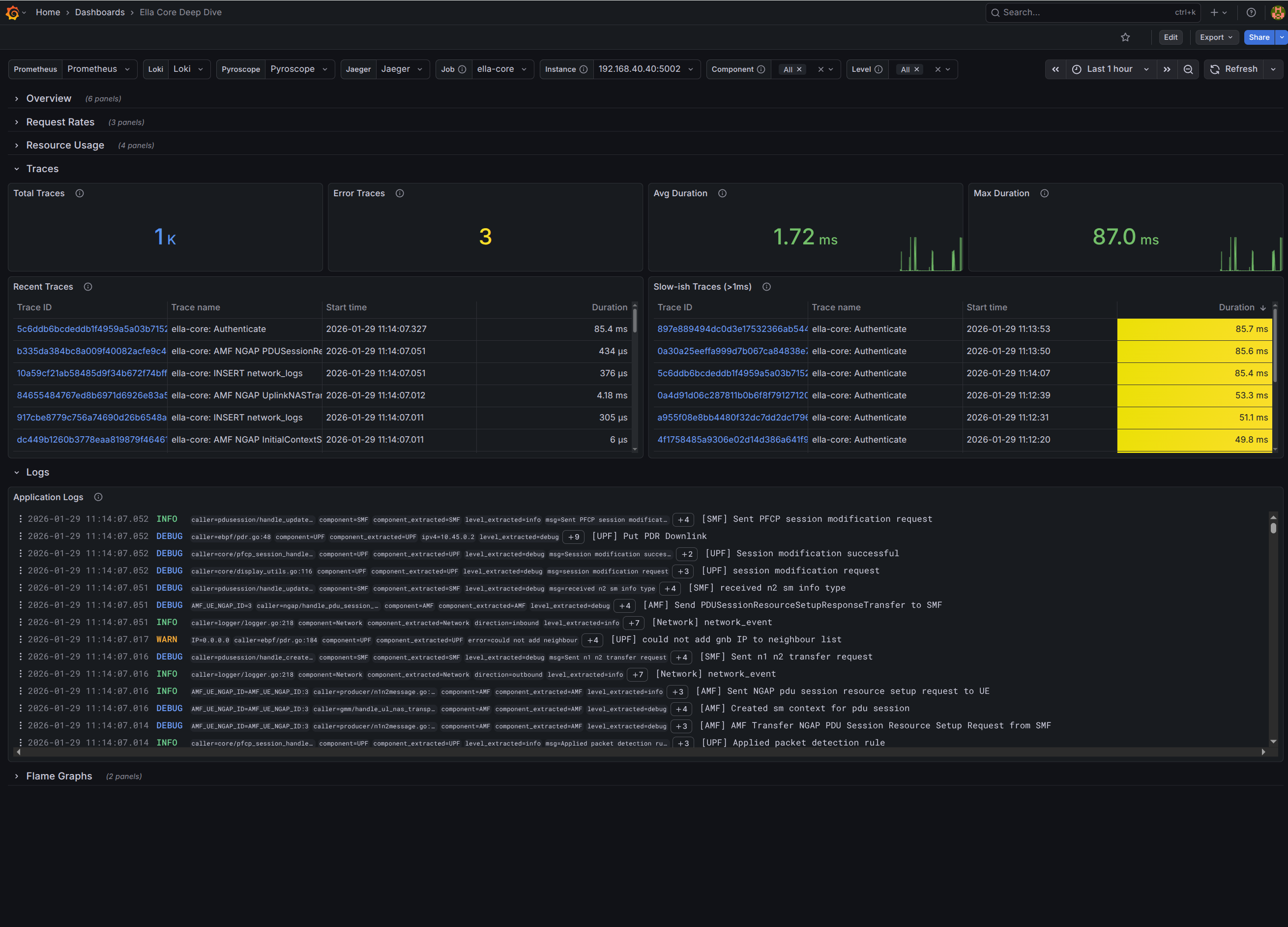
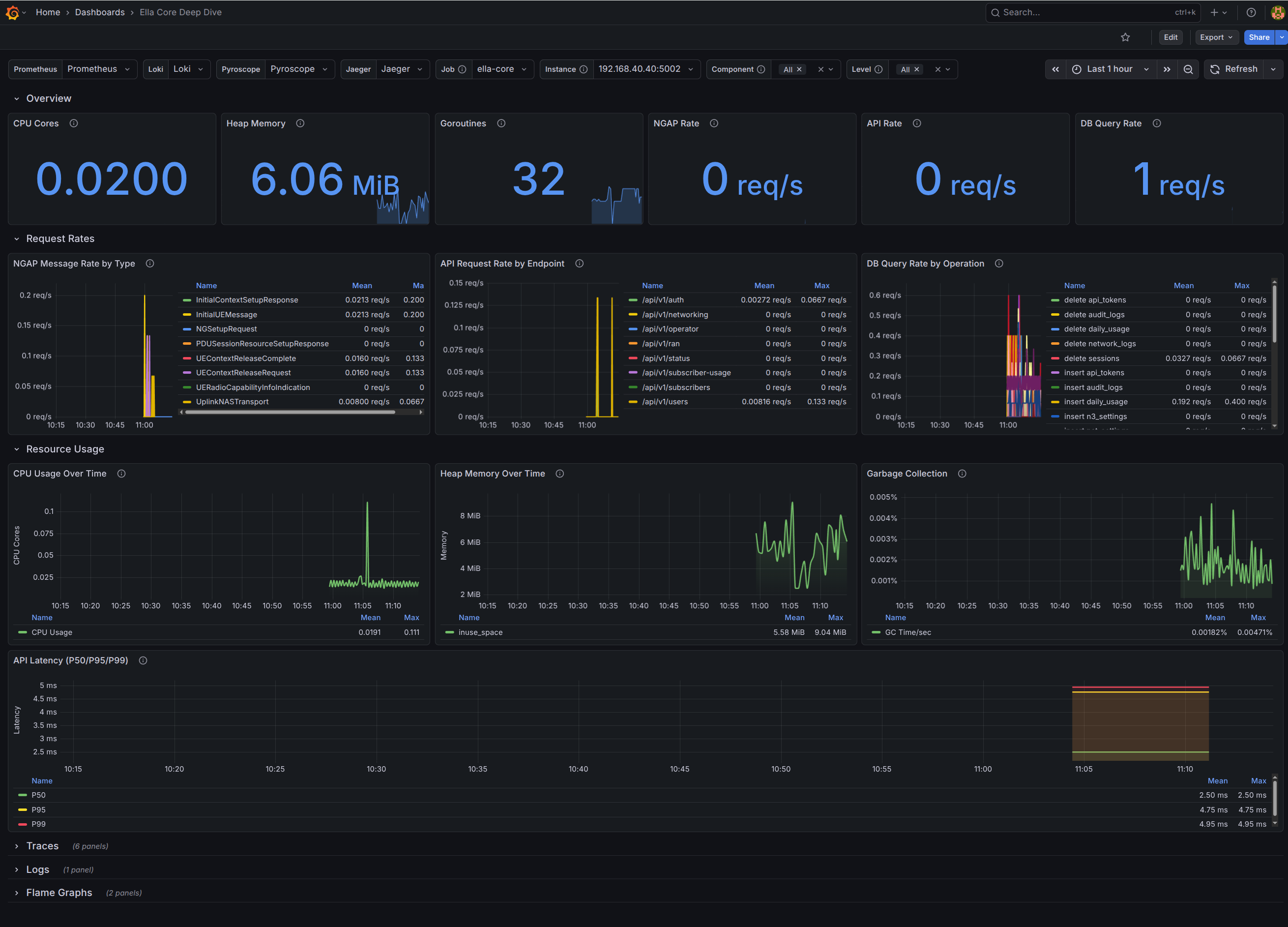
This dashboard uses metrics, logs, traces, and profiles to provide deep insights into the internal workings of Ella Core. It is intended for developers and advanced users who want to understand the performance and behavior of Ella Core at a granular level.
We recommend using the Grafana Alloy collector on the host running Ella Core.
Features:
- Overview (Top-Level KPIs)
- Request Rates
- Resource Usage
- Traces
- Logs
- Profiles
Reference:
Data source config
Collector config:
Upload an updated version of an exported dashboard.json file from Grafana
| Revision | Description | Created | |
|---|---|---|---|
| Download |
