Ella Core Network Health

Monitor your Ella Core deployment.

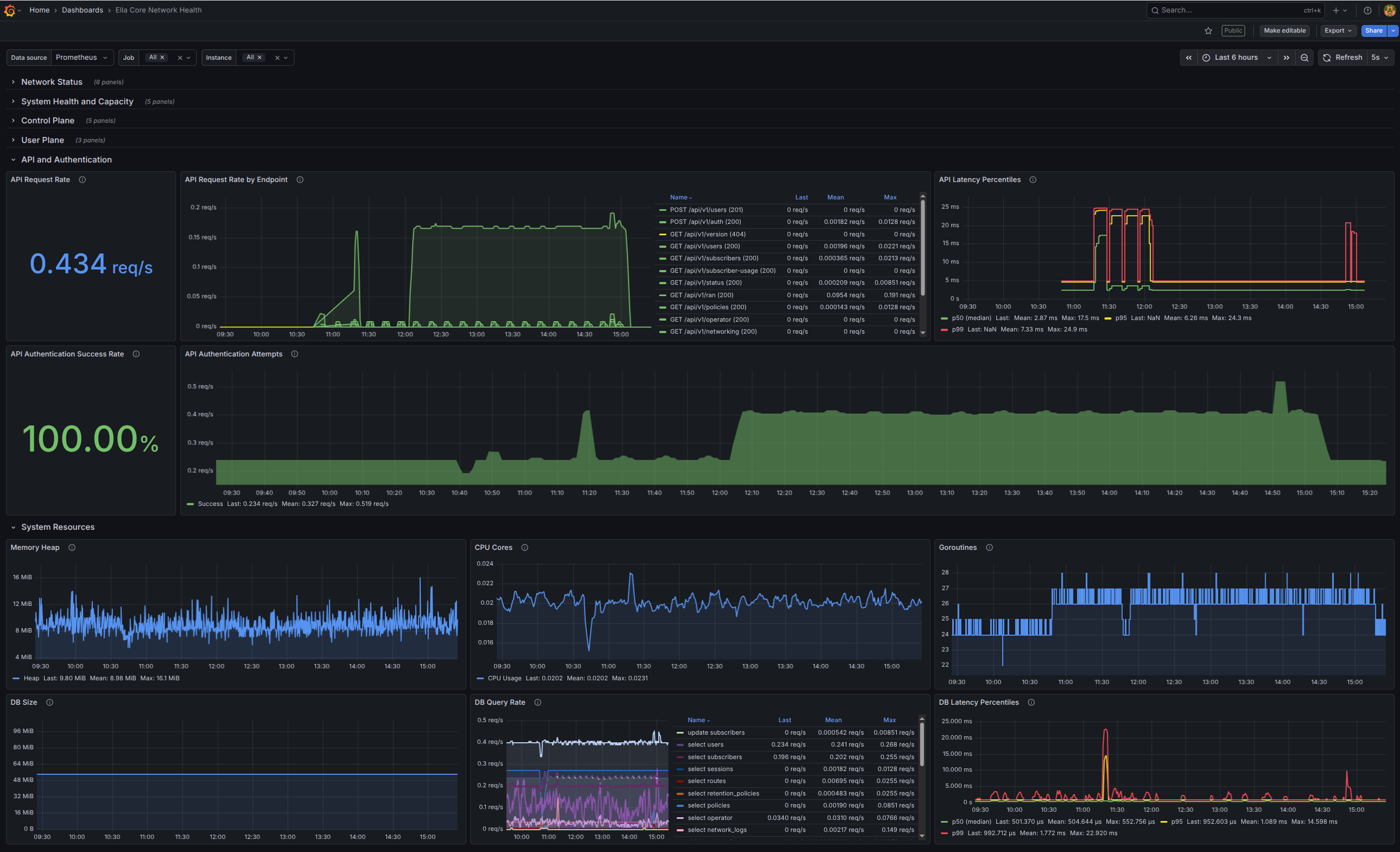
Ella Core Network Health screenshot 1
Ella Core Network Health screenshot 2

Understand the state of your Ella Core deployment at a glance.

This dashboard uses Prometheus metrics to provide real-time visibility into all aspects of your 5G private network deployment, from radio connectivity and subscriber sessions to system performance and data plane throughput. It's designed for network operators running Ella Core in production environments.

Features:

  • Network Status (Top-Level KPIs)
  • System Health & Capacity
  • Control Plane Monitoring
  • User Plane Monitoring (Data Path)
  • API & Authentication
  • System Resources

Reference:

Revisions
RevisionDescriptionCreated

Get this dashboard

Import the dashboard template

or

Download JSON

Datasource
Dependencies