k6 Load Test Dashboard (InfluxDB v1.x)

A dashboard for visualizing results from the k6.io load testing tool, using the InfluxDB exporter

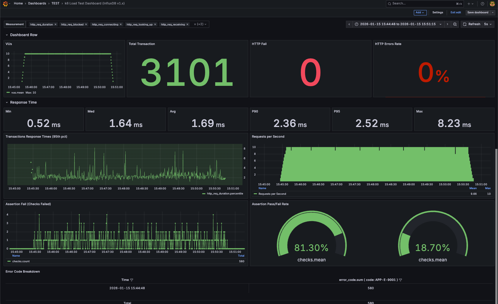
k6 Load Test Dashboard (InfluxDB v1.x) screenshot 1

k6 Load Testing Dashboard (InfluxDB v1.x)

Grafana dashboard for visualizing k6 load test results using InfluxDB 1.x (InfluxQL).

This dashboard is designed for users running k6 with InfluxDB v1.x, and has been tested with InfluxDB 1.7.4.


📊 Metrics Included

  • HTTP Request Duration (Avg / P95 / P99)
  • Requests per Second (RPS)
  • Error Rate
  • Iterations
  • Virtual Users (using vus_max)
  • Data Received / Sent

🧱 Requirements

  • k6
  • InfluxDB 1.7.x – 1.8.x
  • Grafana 8+
  • Query Language: InfluxQL

⚠️ Not compatible with InfluxDB 2.x (Flux)


🚀 How to Use

1. Run k6 with InfluxDB output

k6 run --out influxdb=http://localhost:8086/k6 script.js

2. Configure InfluxDB Data Source in Grafana

  • URL: http://localhost:8086
  • Database: k6
  • Query Language: InfluxQL

3. Import Dashboard

  1. Grafana → + Import
  2. Upload dashboards/k6-load-testing-dashboard.json
  3. Select your InfluxDB data source
  4. Import 🎉

ℹ️ Notes

InfluxDB Version

  • This dashboard uses InfluxQL
  • It relies on the InfluxDB 1.x schema
  • It will not work with InfluxDB 2.x without major changes

Virtual Users Metric

k6 does not always emit a real-time vus metric in InfluxDB.

This dashboard uses:

  • vus_max — the maximum number of virtual users allocated during the test

This ensures compatibility with most k6 executors.

Compatibility

  • ✅ InfluxDB 1.7.x – 1.8.x
  • ❌ InfluxDB 2.x (Flux not supported)

Tested With

  • k6
  • InfluxDB 1.7.4
  • Grafana 8+
Revisions
RevisionDescriptionCreated

Get this dashboard

Import the dashboard template

or

Download JSON

Datasource
Dependencies