Docker Hub Image Pulls

Docker Hub Image Pulls screenshot 1
Docker Hub Image Pulls screenshot 2
Docker Hub Image Pulls screenshot 3
Docker Hub Image Pulls screenshot 4

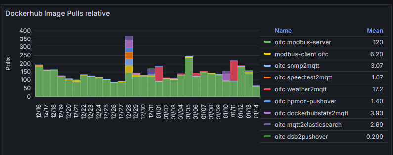
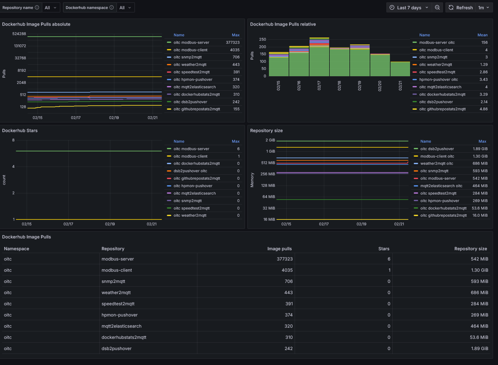
Graphical representation of pull_counts from Docker Hub metrics. These must be collected in advance and stored in an Elasticsearch or Opensearch database.

Data collection and storage can be performed using the following two Docker images:

  1. oitc/dockerhubstats2mqtt collects metrics from Docker Hub and pushes them to an MQTT
  2. oitc/mqtt2elasticsearch subscribes to the responding MQTT topic and stores the incomming data into an Opensearch or Elasticsearch database

A detailed description of the full metrics collection and visualization task can be read in the following blog article (german language): https://www.oberdorf-itc.de/2026/01/14/docker-hub-pull-statistiken-selbst-auswerten/

Revisions
RevisionDescriptionCreated
Docker

Docker

by Grafana Labs
Grafana Labs solution

Easily monitor Docker with Grafana Cloud's out-of-the-box monitoring solution.

Learn more

Get this dashboard

Import the dashboard template

or

Download JSON

Datasource
Dependencies