EasyHPC Syslog
EasyHPC Syslog
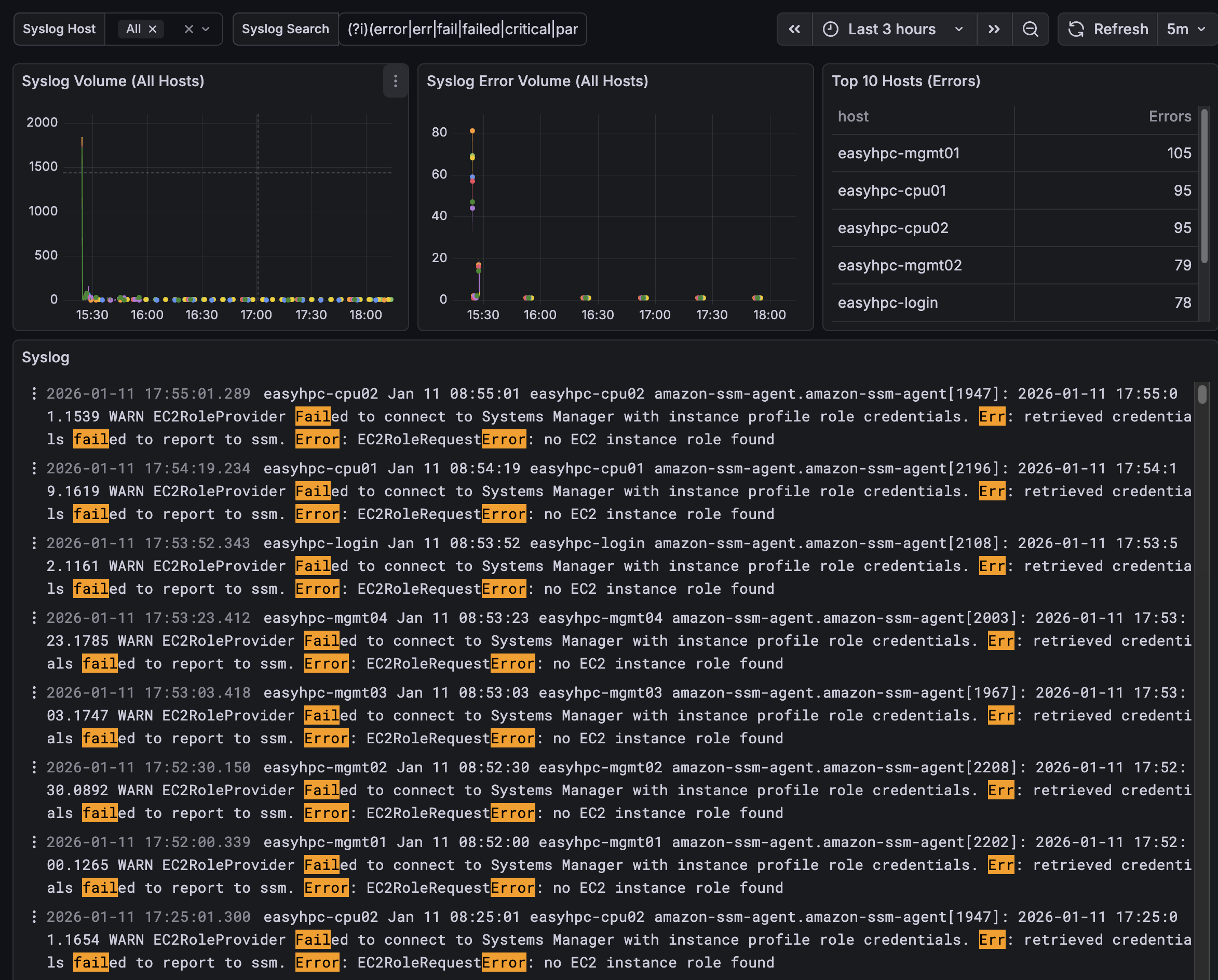
A Grafana dashboard for monitoring and analyzing syslog data in an EasyHPC environment using Loki.
It provides visibility into syslog volume, error patterns, and detailed log messages across multiple hosts, helping operators quickly identify and investigate system issues.
Data source config
Collector type:
Collector plugins:
Collector config:
Revisions
Upload an updated version of an exported dashboard.json file from Grafana
| Revision | Description | Created | |
|---|---|---|---|
| Download |