Gemini CLI (VictoriaStack)
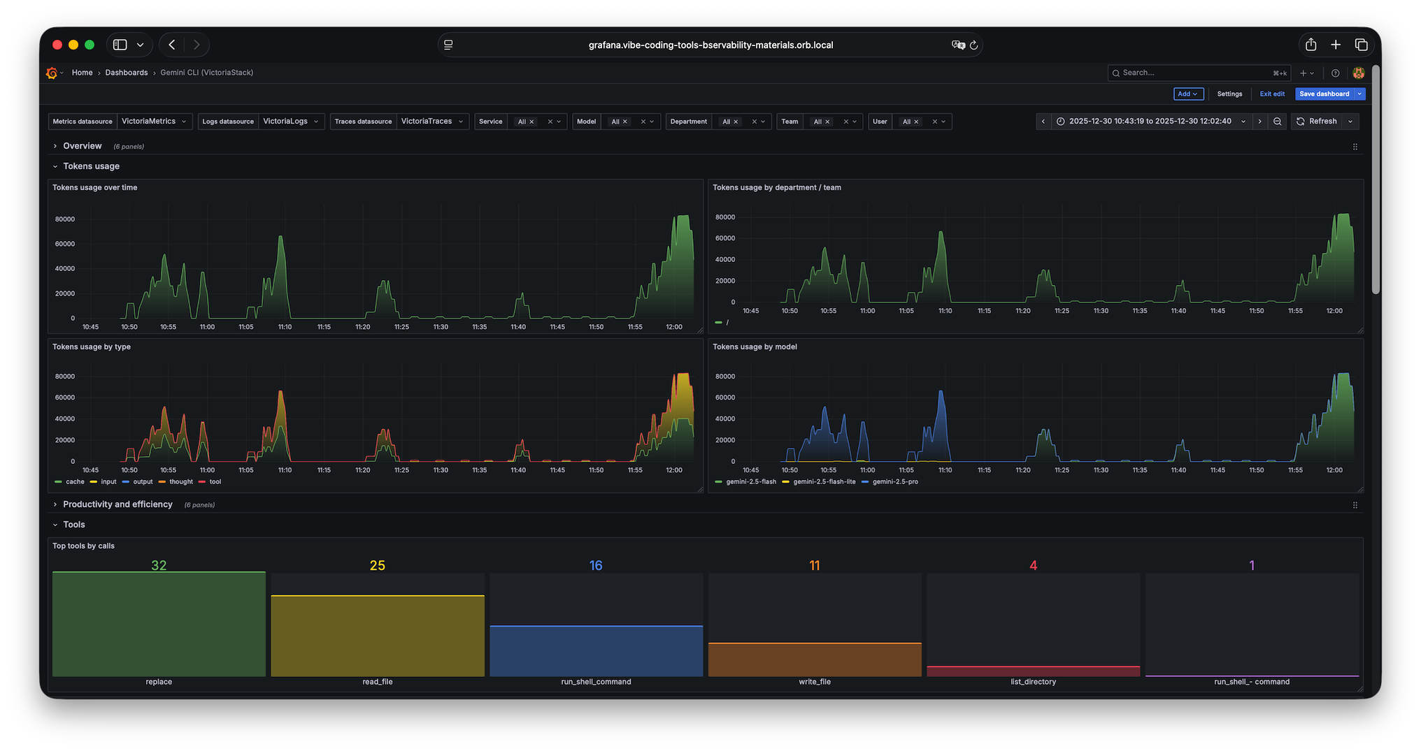
Dashboard for Google Gemini CLI with information about token usage and token cache, tools usage stats and latency, mcp servers stats, added/removed lines of code, API requests and errors, etc...
Data source config
Collector config:
Upload an updated version of an exported dashboard.json file from Grafana
| Revision | Description | Created | |
|---|---|---|---|
| Download |
