Docker Stats

Dashboard for the docker container stats exported by https://github.com/callmetigro/simple-docker-exporter

Docker Stats screenshot 1
Docker Stats screenshot 2
Docker Stats screenshot 3

Docker Stats Dashboard

This dashboard provides a comprehensive view of Docker container resource usage based on metrics exported by simple-docker-exporter and collected with Prometheus.


What this dashboard shows

For each Docker container, the dashboard visualizes:

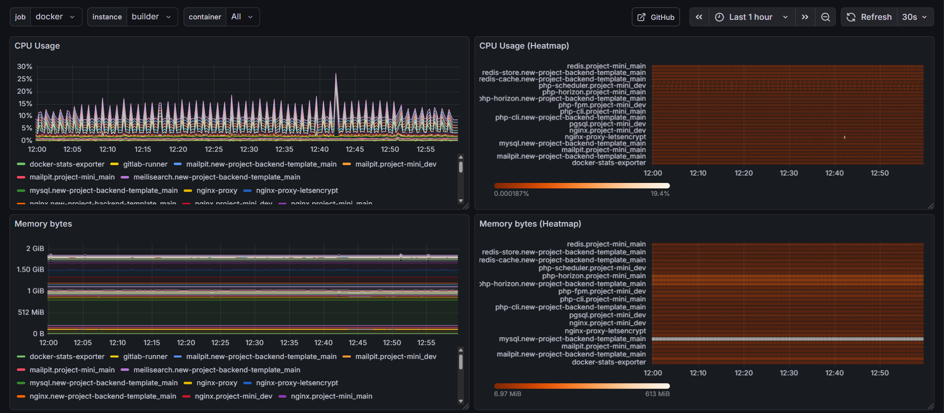
CPU

  • CPU usage over time (per container)
  • CPU usage heatmap for quick comparison
  • Average CPU usage over the selected time range

Memory

  • Memory usage in bytes
  • Memory usage heatmap
  • Memory usage ratio and limits (where available)

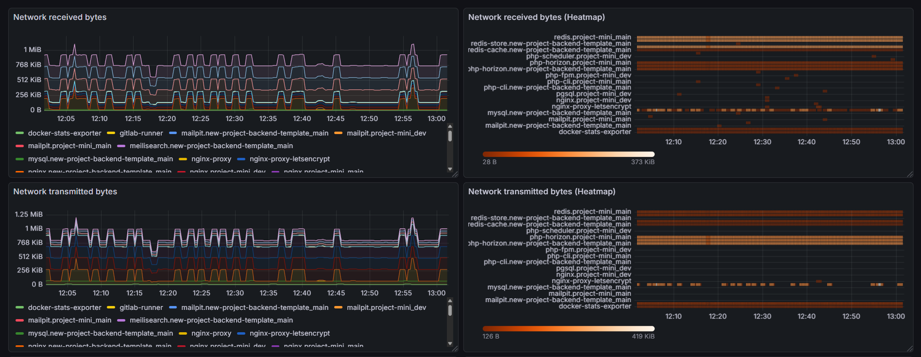
Network

  • Network received bytes
  • Network transmitted bytes
  • Heatmaps for network I/O activity

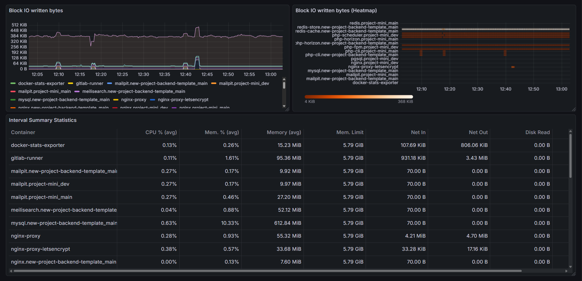
Disk / Block I/O

  • Block I/O read bytes
  • Block I/O written bytes
  • Heatmaps for disk activity

Summary table

A combined table showing average values over the selected time range:

  • CPU usage (%)
  • Memory usage (%)
  • Memory usage (bytes)
  • Network I/O
  • Disk I/O

Dashboard variables

The dashboard includes the following variables:

  • job – Prometheus job label
  • instance – Prometheus instance label
  • container – Docker container name (supports multi-select and All)

These variables allow flexible filtering across hosts and containers.


Data source requirements

Example metrics used:

  • dockerstats_cpu_usage_ratio
  • dockerstats_memory_usage_bytes
  • dockerstats_network_received_bytes
  • dockerstats_network_transmitted_bytes
  • dockerstats_blockio_read_bytes
  • dockerstats_blockio_written_bytes
Revisions
RevisionDescriptionCreated
Docker

Docker

by Grafana Labs
Grafana Labs solution

Easily monitor Docker with Grafana Cloud's out-of-the-box monitoring solution.

Learn more

Get this dashboard

Import the dashboard template

or

Download JSON

Datasource
Dependencies