Disk SMART Exporter - Overview
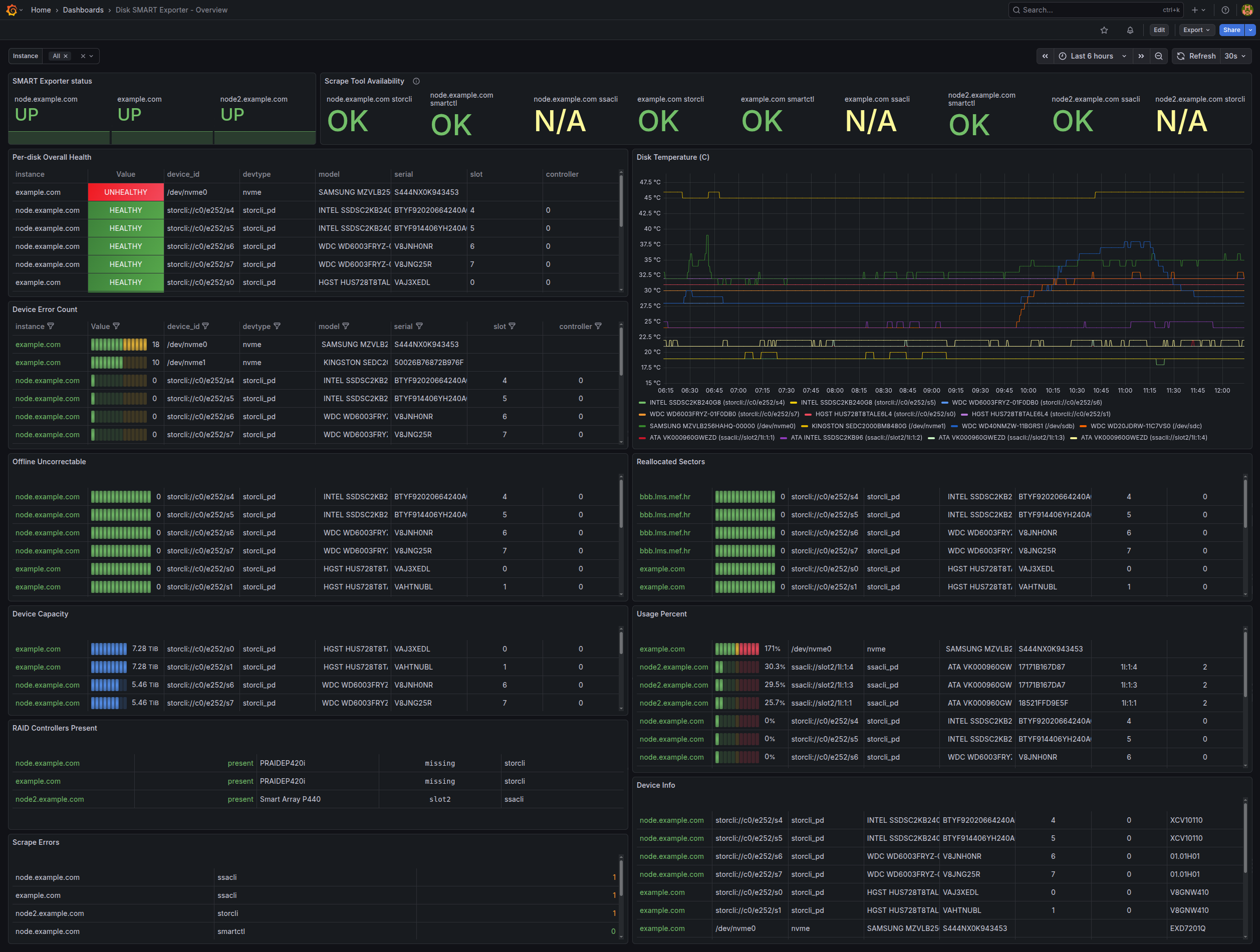
Dashboard for disk SMART data that supports multiple RAID controllers and disk types. Collects SMART metrics from physical disks via smartctl, and from RAID controllers via storcli (LSI/Broadcom/Fujitsu PRAID) and ssacli (HP Smart Array).
Dasboard for disk SMART data that supports multiple RAID controllers and disk types. Collects SMART metrics from physical disks via smartctl, and from RAID controllers via storcli (LSI/Broadcom/Fujitsu PRAID) and ssacli (HP Smart Array).
Features
Multi-source SMART data collection:
- Direct disk monitoring via
smartctl(SATA, SAS, NVMe) - RAID controller physical drives via
storcli(Fujitsu PRAID EP420i, LSI controllers) - RAID controller physical drives via
ssacli(HP Smart Array)
- Direct disk monitoring via
Comprehensive metrics:
- Device health status
- Temperature monitoring
- Error counts and SMART attributes
- Disk capacity and usage
- Power-on hours
- Reallocated sectors and offline uncorrectable sectors
- NVMe-specific metrics (critical warnings, percentage used)
Exporter is implemented here: https://github.com/tezvi/disksmart_exporter Read README instructions and setup exporter before using this dashboard.
Data source config
Collector config:
Upload an updated version of an exported dashboard.json file from Grafana
| Revision | Description | Created | |
|---|---|---|---|
| Download |
