Envoy Gateway / Overview
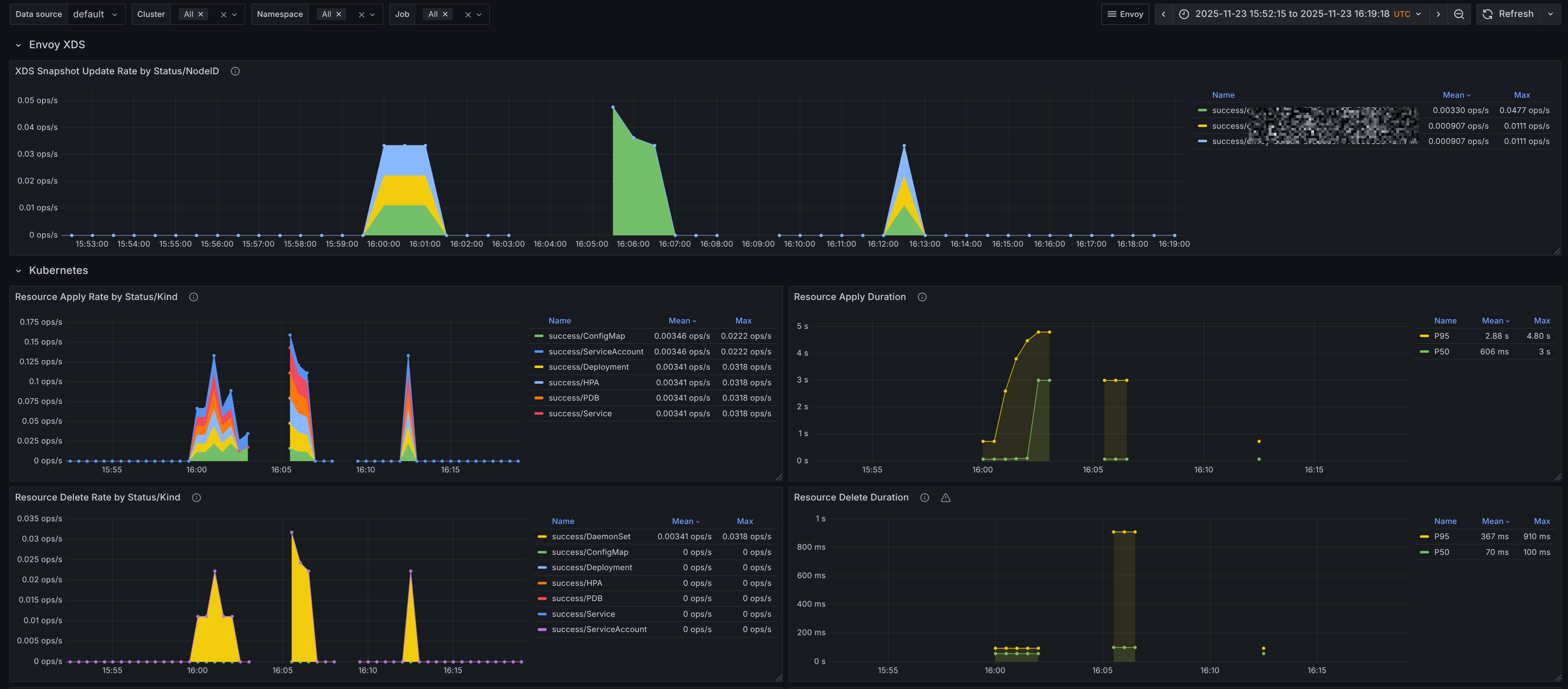
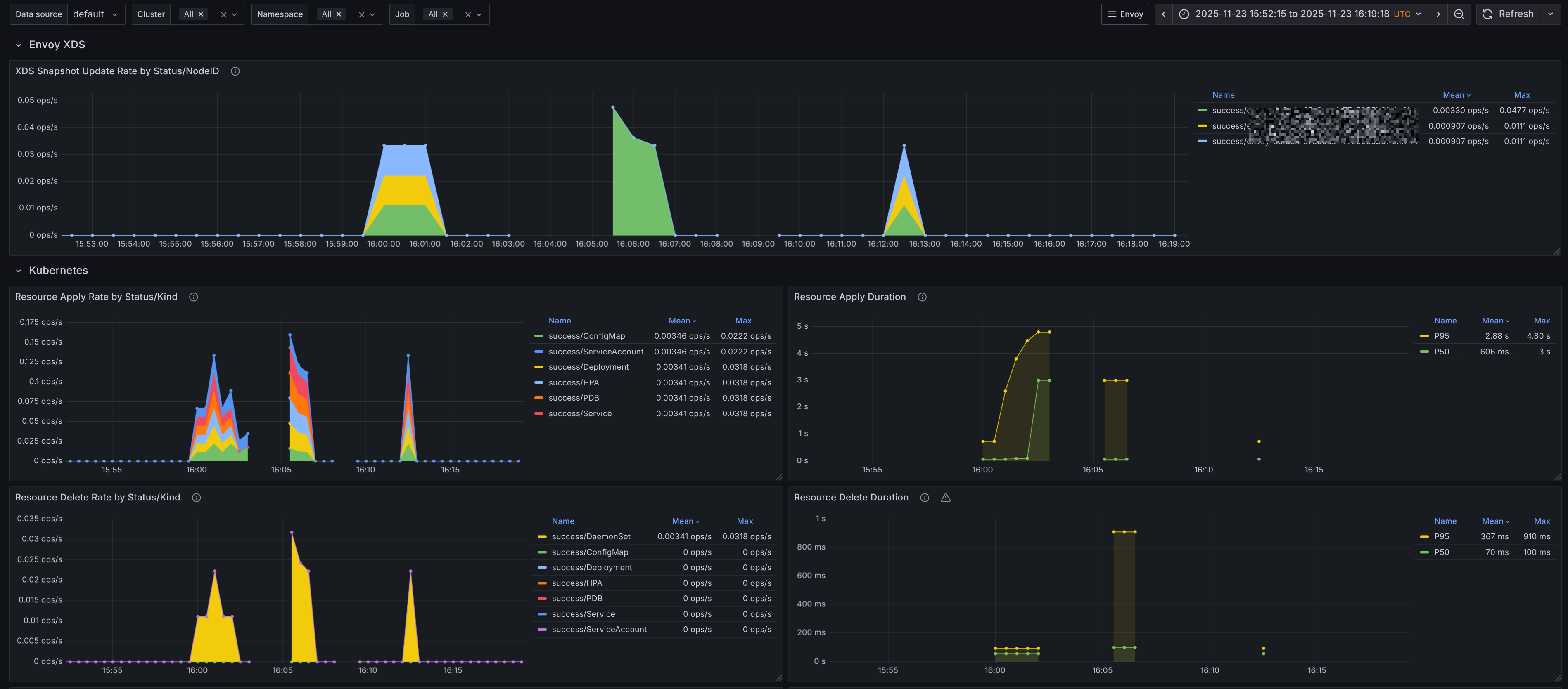
A dashboard that monitors Envoy Gateway with a focus on Kubernetes objects and XDS updates. The dashboards were generated using [envoy-mixin](https://github.com/adinhodovic/envoy-mixin). Open issues and create feature requests in the repository.
A dashboard that monitors Envoy Gateway with a focus on Kubernetes objects and XDS updates. The dashboards were generated using envoy-mixin. Open issues and create feature requests in the repository.
Data source config
Collector config:
Upload an updated version of an exported dashboard.json file from Grafana
| Revision | Description | Created | |
|---|---|---|---|
| Download |
Envoy
Easily monitor Envoy, an open source edge and service proxy, designed for cloud-native applications, with Grafana Cloud's out-of-the-box monitoring solution.
Learn more